| 일 | 월 | 화 | 수 | 목 | 금 | 토 |
|---|---|---|---|---|---|---|
| 1 | 2 | |||||
| 3 | 4 | 5 | 6 | 7 | 8 | 9 |
| 10 | 11 | 12 | 13 | 14 | 15 | 16 |
| 17 | 18 | 19 | 20 | 21 | 22 | 23 |
| 24 | 25 | 26 | 27 | 28 | 29 | 30 |
| 31 |
- docker
- K8S
- Kubernetes
- argocd
- kiali
- 랭그래프 목차만들기
- Jenkins
- 타빌리
- Ingress
- 멀티에이전트 RAG
- Ambient
- aws eks
- CNI
- CICD
- prometheus
- vagrant
- Istio
- envoy
- WSL
- grafana
- service mesh
- PuMuPDF
- GPT 멀티챗
- vpc cni
- Kind
- loadbalancer
- 스트림릿 활용한 GPT
- Streamlit 활용한 챗봇만들기
- Observability
- GPT 역할 부여하기
- Today
- Total
WellSpring
AEWS 4주차 - EKS Observability 본문
※ 본 게재 글은 gasida님의 'AEWS' 강의내용과 실습예제 및 AWS 공식사이트, 관련 Blog 등을 참고하여 작성하였습니다.
0. 실습환경 구성
☞ 사전 준비 : AWS 계정, SSH 키 페어, IAM 계정 생성 후 키
☞ 최종 구성도 : 2개의 VPC(EKS 배포, 운영용 구분), 운영서버 EC2, 워커노드 t3.xlarge

[ 구성 설명 ]
- myeks-vpc 에 각기 AZ를 사용하는 퍼블릭/프라이빗 서브넷 배치
- operator-vpc 에 AZ1를 사용하는 퍼블릭/프라이빗 서브넷 배치 : 172.20.1.100 운영서버 EC2 배포
- 내부 통신을 위한 VPC Peering 배치
▶ myeks-4week.yaml
curl -O https://s3.ap-northeast-2.amazonaws.com/cloudformation.cloudneta.net/K8S/myeks-4week.yaml
AWSTemplateFormatVersion: '2010-09-09'
Metadata:
AWS::CloudFormation::Interface:
ParameterGroups:
- Label:
default: "<<<<< Deploy EC2 >>>>>"
Parameters:
- KeyName
- MyIamUserAccessKeyID
- MyIamUserSecretAccessKey
- SgIngressSshCidr
- MyInstanceType
- LatestAmiId
- Label:
default: "<<<<< EKS Config >>>>>"
Parameters:
- ClusterBaseName
- KubernetesVersion
- WorkerNodeInstanceType
- WorkerNodeCount
- WorkerNodeVolumesize
Parameters:
KeyName:
Description: Name of an existing EC2 KeyPair to enable SSH access to the instances. Linked to AWS Parameter
Type: AWS::EC2::KeyPair::KeyName
ConstraintDescription: must be the name of an existing EC2 KeyPair.
MyIamUserAccessKeyID:
Description: IAM User - AWS Access Key ID (won't be echoed)
Type: String
NoEcho: true
MyIamUserSecretAccessKey:
Description: IAM User - AWS Secret Access Key (won't be echoed)
Type: String
NoEcho: true
SgIngressSshCidr:
Description: The IP address range that can be used to communicate to the EC2 instances
Type: String
MinLength: '9'
MaxLength: '18'
Default: 0.0.0.0/0
AllowedPattern: (\d{1,3})\.(\d{1,3})\.(\d{1,3})\.(\d{1,3})/(\d{1,2})
ConstraintDescription: must be a valid IP CIDR range of the form x.x.x.x/x.
MyInstanceType:
Description: Enter t2.micro, t2.small, t2.medium, t3.micro, t3.small, t3.medium. Default is t2.micro.
Type: String
Default: t3.small
AllowedValues:
- t2.micro
- t2.small
- t2.medium
- t3.micro
- t3.small
- t3.medium
LatestAmiId:
Description: (DO NOT CHANGE)
Type: 'AWS::SSM::Parameter::Value<AWS::EC2::Image::Id>'
Default: '/aws/service/ami-amazon-linux-latest/amzn2-ami-hvm-x86_64-gp2'
AllowedValues:
- /aws/service/ami-amazon-linux-latest/amzn2-ami-hvm-x86_64-gp2
ClusterBaseName:
Type: String
Default: myeks
AllowedPattern: "[a-zA-Z][-a-zA-Z0-9]*"
Description: must be a valid Allowed Pattern '[a-zA-Z][-a-zA-Z0-9]*'
ConstraintDescription: ClusterBaseName - must be a valid Allowed Pattern
KubernetesVersion:
Description: Enter Kubernetes Version, 1.23 ~ 1.26
Type: String
Default: 1.31
WorkerNodeInstanceType:
Description: Enter EC2 Instance Type. Default is t3.medium.
Type: String
Default: t3.medium
WorkerNodeCount:
Description: Worker Node Counts
Type: String
Default: 3
WorkerNodeVolumesize:
Description: Worker Node Volumes size
Type: String
Default: 60
OperatorBaseName:
Type: String
Default: operator
AllowedPattern: "[a-zA-Z][-a-zA-Z0-9]*"
Description: must be a valid Allowed Pattern '[a-zA-Z][-a-zA-Z0-9]*'
ConstraintDescription: operator - must be a valid Allowed Pattern
TargetRegion:
Type: String
Default: ap-northeast-2
AvailabilityZone1:
Type: String
Default: ap-northeast-2a
AvailabilityZone2:
Type: String
Default: ap-northeast-2b
AvailabilityZone3:
Type: String
Default: ap-northeast-2c
Vpc1Block:
Type: String
Default: 192.168.0.0/16
Vpc1PublicSubnet1Block:
Type: String
Default: 192.168.1.0/24
Vpc1PublicSubnet2Block:
Type: String
Default: 192.168.2.0/24
Vpc1PublicSubnet3Block:
Type: String
Default: 192.168.3.0/24
Vpc1PrivateSubnet1Block:
Type: String
Default: 192.168.11.0/24
Vpc1PrivateSubnet2Block:
Type: String
Default: 192.168.12.0/24
Vpc1PrivateSubnet3Block:
Type: String
Default: 192.168.13.0/24
Vpc2Block:
Type: String
Default: 172.20.0.0/16
Vpc2PublicSubnet1Block:
Type: String
Default: 172.20.1.0/24
Vpc2PrivateSubnet1Block:
Type: String
Default: 172.20.11.0/24
Resources:
# VPC1
EksVPC:
Type: AWS::EC2::VPC
Properties:
CidrBlock: !Ref Vpc1Block
EnableDnsSupport: true
EnableDnsHostnames: true
Tags:
- Key: Name
Value: !Sub ${ClusterBaseName}-VPC
# Vpc1PublicSubnets
Vpc1PublicSubnet1:
Type: AWS::EC2::Subnet
Properties:
AvailabilityZone: !Ref AvailabilityZone1
CidrBlock: !Ref Vpc1PublicSubnet1Block
VpcId: !Ref EksVPC
MapPublicIpOnLaunch: true
Tags:
- Key: Name
Value: !Sub ${ClusterBaseName}-Vpc1PublicSubnet1
- Key: kubernetes.io/role/elb
Value: 1
Vpc1PublicSubnet2:
Type: AWS::EC2::Subnet
Properties:
AvailabilityZone: !Ref AvailabilityZone2
CidrBlock: !Ref Vpc1PublicSubnet2Block
VpcId: !Ref EksVPC
MapPublicIpOnLaunch: true
Tags:
- Key: Name
Value: !Sub ${ClusterBaseName}-Vpc1PublicSubnet2
- Key: kubernetes.io/role/elb
Value: 1
Vpc1PublicSubnet3:
Type: AWS::EC2::Subnet
Properties:
AvailabilityZone: !Ref AvailabilityZone3
CidrBlock: !Ref Vpc1PublicSubnet3Block
VpcId: !Ref EksVPC
MapPublicIpOnLaunch: true
Tags:
- Key: Name
Value: !Sub ${ClusterBaseName}-Vpc1PublicSubnet3
- Key: kubernetes.io/role/elb
Value: 1
Vpc1InternetGateway:
Type: AWS::EC2::InternetGateway
Vpc1GatewayAttachment:
Type: AWS::EC2::VPCGatewayAttachment
Properties:
InternetGatewayId: !Ref Vpc1InternetGateway
VpcId: !Ref EksVPC
Vpc1PublicSubnetRouteTable:
Type: AWS::EC2::RouteTable
Properties:
VpcId: !Ref EksVPC
Tags:
- Key: Name
Value: !Sub ${ClusterBaseName}-Vpc1PublicSubnetRouteTable
Vpc1PublicSubnetRoute:
Type: AWS::EC2::Route
Properties:
RouteTableId: !Ref Vpc1PublicSubnetRouteTable
DestinationCidrBlock: 0.0.0.0/0
GatewayId: !Ref Vpc1InternetGateway
Vpc1PublicSubnet1RouteTableAssociation:
Type: AWS::EC2::SubnetRouteTableAssociation
Properties:
SubnetId: !Ref Vpc1PublicSubnet1
RouteTableId: !Ref Vpc1PublicSubnetRouteTable
Vpc1PublicSubnet2RouteTableAssociation:
Type: AWS::EC2::SubnetRouteTableAssociation
Properties:
SubnetId: !Ref Vpc1PublicSubnet2
RouteTableId: !Ref Vpc1PublicSubnetRouteTable
Vpc1PublicSubnet3RouteTableAssociation:
Type: AWS::EC2::SubnetRouteTableAssociation
Properties:
SubnetId: !Ref Vpc1PublicSubnet3
RouteTableId: !Ref Vpc1PublicSubnetRouteTable
# Vpc1PrivateSubnets
Vpc1PrivateSubnet1:
Type: AWS::EC2::Subnet
Properties:
AvailabilityZone: !Ref AvailabilityZone1
CidrBlock: !Ref Vpc1PrivateSubnet1Block
VpcId: !Ref EksVPC
Tags:
- Key: Name
Value: !Sub ${ClusterBaseName}-Vpc1PrivateSubnet1
- Key: kubernetes.io/role/internal-elb
Value: 1
Vpc1PrivateSubnet2:
Type: AWS::EC2::Subnet
Properties:
AvailabilityZone: !Ref AvailabilityZone2
CidrBlock: !Ref Vpc1PrivateSubnet2Block
VpcId: !Ref EksVPC
Tags:
- Key: Name
Value: !Sub ${ClusterBaseName}-Vpc1PrivateSubnet2
- Key: kubernetes.io/role/internal-elb
Value: 1
Vpc1PrivateSubnet3:
Type: AWS::EC2::Subnet
Properties:
AvailabilityZone: !Ref AvailabilityZone3
CidrBlock: !Ref Vpc1PrivateSubnet3Block
VpcId: !Ref EksVPC
Tags:
- Key: Name
Value: !Sub ${ClusterBaseName}-Vpc1PrivateSubnet3
- Key: kubernetes.io/role/internal-elb
Value: 1
Vpc1PrivateSubnetRouteTable:
Type: AWS::EC2::RouteTable
Properties:
VpcId: !Ref EksVPC
Tags:
- Key: Name
Value: !Sub ${ClusterBaseName}-Vpc1PrivateSubnetRouteTable
Vpc1PrivateSubnet1RouteTableAssociation:
Type: AWS::EC2::SubnetRouteTableAssociation
Properties:
SubnetId: !Ref Vpc1PrivateSubnet1
RouteTableId: !Ref Vpc1PrivateSubnetRouteTable
Vpc1PrivateSubnet2RouteTableAssociation:
Type: AWS::EC2::SubnetRouteTableAssociation
Properties:
SubnetId: !Ref Vpc1PrivateSubnet2
RouteTableId: !Ref Vpc1PrivateSubnetRouteTable
Vpc1PrivateSubnet3RouteTableAssociation:
Type: AWS::EC2::SubnetRouteTableAssociation
Properties:
SubnetId: !Ref Vpc1PrivateSubnet3
RouteTableId: !Ref Vpc1PrivateSubnetRouteTable
# VPC2
OpsVPC:
Type: AWS::EC2::VPC
Properties:
CidrBlock: !Ref Vpc2Block
EnableDnsSupport: true
EnableDnsHostnames: true
Tags:
- Key: Name
Value: !Sub ${OperatorBaseName}-VPC
# Vpc2PublicSubnets
Vpc2PublicSubnet1:
Type: AWS::EC2::Subnet
Properties:
AvailabilityZone: !Ref AvailabilityZone1
CidrBlock: !Ref Vpc2PublicSubnet1Block
VpcId: !Ref OpsVPC
MapPublicIpOnLaunch: true
Tags:
- Key: Name
Value: !Sub ${OperatorBaseName}-Vpc2PublicSubnet1
Vpc2InternetGateway:
Type: AWS::EC2::InternetGateway
Vpc2GatewayAttachment:
Type: AWS::EC2::VPCGatewayAttachment
Properties:
InternetGatewayId: !Ref Vpc2InternetGateway
VpcId: !Ref OpsVPC
Vpc2PublicSubnetRouteTable:
Type: AWS::EC2::RouteTable
Properties:
VpcId: !Ref OpsVPC
Tags:
- Key: Name
Value: !Sub ${OperatorBaseName}-Vpc2PublicSubnetRouteTable
Vpc2PublicSubnetRoute:
Type: AWS::EC2::Route
Properties:
RouteTableId: !Ref Vpc2PublicSubnetRouteTable
DestinationCidrBlock: 0.0.0.0/0
GatewayId: !Ref Vpc2InternetGateway
Vpc2PublicSubnet1RouteTableAssociation:
Type: AWS::EC2::SubnetRouteTableAssociation
Properties:
SubnetId: !Ref Vpc2PublicSubnet1
RouteTableId: !Ref Vpc2PublicSubnetRouteTable
# Vpc2PrivateSubnets
Vpc2PrivateSubnet1:
Type: AWS::EC2::Subnet
Properties:
AvailabilityZone: !Ref AvailabilityZone1
CidrBlock: !Ref Vpc2PrivateSubnet1Block
VpcId: !Ref OpsVPC
Tags:
- Key: Name
Value: !Sub ${OperatorBaseName}-Vpc2PrivateSubnet1
Vpc2PrivateSubnetRouteTable:
Type: AWS::EC2::RouteTable
Properties:
VpcId: !Ref OpsVPC
Tags:
- Key: Name
Value: !Sub ${OperatorBaseName}-Vpc2PrivateSubnetRouteTable
Vpc2PrivateSubnet1RouteTableAssociation:
Type: AWS::EC2::SubnetRouteTableAssociation
Properties:
SubnetId: !Ref Vpc2PrivateSubnet1
RouteTableId: !Ref Vpc2PrivateSubnetRouteTable
# VPC Peering
VPCPeering:
Type: AWS::EC2::VPCPeeringConnection
Properties:
VpcId: !Ref EksVPC
PeerVpcId: !Ref OpsVPC
Tags:
- Key: Name
Value: VPCPeering-EksVPC-OpsVPC
PeeringRoute1:
Type: AWS::EC2::Route
Properties:
DestinationCidrBlock: 172.20.0.0/16
RouteTableId: !Ref Vpc1PublicSubnetRouteTable
VpcPeeringConnectionId: !Ref VPCPeering
PeeringRoute2:
Type: AWS::EC2::Route
Properties:
DestinationCidrBlock: 192.168.0.0/16
RouteTableId: !Ref Vpc2PublicSubnetRouteTable
VpcPeeringConnectionId: !Ref VPCPeering
# EFS
EFSSG:
Type: AWS::EC2::SecurityGroup
Properties:
VpcId: !Ref EksVPC
GroupDescription: EFS Security Group
Tags:
- Key : Name
Value : !Sub ${ClusterBaseName}-EFS
SecurityGroupIngress:
- IpProtocol: tcp
FromPort: '2049'
ToPort: '2049'
CidrIp: !Ref Vpc1Block
- IpProtocol: tcp
FromPort: '2049'
ToPort: '2049'
CidrIp: 172.20.1.100/32
ElasticFileSystem:
Type: AWS::EFS::FileSystem
Properties:
FileSystemTags:
- Key: Name
Value: !Sub ${ClusterBaseName}-EFS
ElasticFileSystemMountTarget0:
Type: AWS::EFS::MountTarget
Properties:
FileSystemId: !Ref ElasticFileSystem
SecurityGroups:
- !Ref EFSSG
SubnetId: !Ref Vpc1PublicSubnet1
ElasticFileSystemMountTarget1:
Type: AWS::EFS::MountTarget
Properties:
FileSystemId: !Ref ElasticFileSystem
SecurityGroups:
- !Ref EFSSG
SubnetId: !Ref Vpc1PublicSubnet2
ElasticFileSystemMountTarget2:
Type: AWS::EFS::MountTarget
Properties:
FileSystemId: !Ref ElasticFileSystem
SecurityGroups:
- !Ref EFSSG
SubnetId: !Ref Vpc1PublicSubnet3
# OPS-Host
OPSSG:
Type: AWS::EC2::SecurityGroup
Properties:
GroupDescription: Operator-host Security Group
VpcId: !Ref OpsVPC
Tags:
- Key: Name
Value: !Sub ${OperatorBaseName}-HOST-SG
SecurityGroupIngress:
- IpProtocol: '-1'
CidrIp: !Ref SgIngressSshCidr
- IpProtocol: '-1'
CidrIp: 192.168.0.0/16
OPSEC2:
Type: AWS::EC2::Instance
Properties:
InstanceType: !Ref MyInstanceType
ImageId: !Ref LatestAmiId
KeyName: !Ref KeyName
Tags:
- Key: Name
Value: !Sub ${OperatorBaseName}-host
NetworkInterfaces:
- DeviceIndex: 0
SubnetId: !Ref Vpc2PublicSubnet1
GroupSet:
- !Ref OPSSG
AssociatePublicIpAddress: true
PrivateIpAddress: 172.20.1.100
BlockDeviceMappings:
- DeviceName: /dev/xvda
Ebs:
VolumeType: gp3
VolumeSize: 30
DeleteOnTermination: true
UserData:
Fn::Base64:
!Sub |
#!/bin/bash
hostnamectl --static set-hostname "${OperatorBaseName}-host"
# Config convenience
echo 'alias vi=vim' >> /etc/profile
echo "sudo su -" >> /home/ec2-user/.bashrc
sed -i "s/UTC/Asia\/Seoul/g" /etc/sysconfig/clock
ln -sf /usr/share/zoneinfo/Asia/Seoul /etc/localtime
# Install Packages
yum -y install tree jq git htop amazon-efs-utils
# Install kubectl & helm
cd /root
curl -O https://s3.us-west-2.amazonaws.com/amazon-eks/1.31.2/2024-11-15/bin/linux/amd64/kubectl
install -o root -g root -m 0755 kubectl /usr/local/bin/kubectl
curl -s https://raw.githubusercontent.com/helm/helm/master/scripts/get-helm-3 | bash
# Install eksctl
curl -sL "https://github.com/eksctl-io/eksctl/releases/latest/download/eksctl_Linux_amd64.tar.gz" | tar xz -C /tmp
mv /tmp/eksctl /usr/local/bin
# Install aws cli v2
curl "https://awscli.amazonaws.com/awscli-exe-linux-x86_64.zip" -o "awscliv2.zip"
unzip awscliv2.zip >/dev/null 2>&1
./aws/install
complete -C '/usr/local/bin/aws_completer' aws
echo 'export AWS_PAGER=""' >>/etc/profile
# Install kube-ps1
echo 'source <(kubectl completion bash)' >> /root/.bashrc
echo 'alias k=kubectl' >> /root/.bashrc
echo 'complete -F __start_kubectl k' >> /root/.bashrc
git clone https://github.com/jonmosco/kube-ps1.git /root/kube-ps1
cat <<"EOT" >> /root/.bashrc
source /root/kube-ps1/kube-ps1.sh
KUBE_PS1_SYMBOL_ENABLE=false
function get_cluster_short() {
echo "$1" | cut -d . -f1
}
KUBE_PS1_CLUSTER_FUNCTION=get_cluster_short
KUBE_PS1_SUFFIX=') '
PS1='$(kube_ps1)'$PS1
EOT
# IAM User Credentials
export AWS_ACCESS_KEY_ID=${MyIamUserAccessKeyID}
export AWS_SECRET_ACCESS_KEY=${MyIamUserSecretAccessKey}
export AWS_DEFAULT_REGION=${AWS::Region}
export ACCOUNT_ID=$(aws sts get-caller-identity --query 'Account' --output text)
export SSHKEYNAME=${KeyName}
echo "export AWS_ACCESS_KEY_ID=$AWS_ACCESS_KEY_ID" >> /etc/profile
echo "export AWS_SECRET_ACCESS_KEY=$AWS_SECRET_ACCESS_KEY" >> /etc/profile
echo "export AWS_DEFAULT_REGION=$AWS_DEFAULT_REGION" >> /etc/profile
echo "export ACCOUNT_ID=$(aws sts get-caller-identity --query 'Account' --output text)" >> /etc/profile
echo "export SSHKEYNAME=${KeyName}" >> /etc/profile
# CLUSTER_NAME
export CLUSTER_NAME=${ClusterBaseName}
echo "export CLUSTER_NAME=$CLUSTER_NAME" >> /etc/profile
# K8S Version
export KUBERNETES_VERSION=${KubernetesVersion}
echo "export KUBERNETES_VERSION=$KUBERNETES_VERSION" >> /etc/profile
# VPC & Subnet
export VPCID=$(aws ec2 describe-vpcs --filters "Name=tag:Name,Values=$CLUSTER_NAME-VPC" --query 'Vpcs[*].VpcId' --output text)
echo "export VPCID=$VPCID" >> /etc/profile
export PubSubnet1=$(aws ec2 describe-subnets --filters Name=tag:Name,Values="$CLUSTER_NAME-Vpc1PublicSubnet1" --query "Subnets[0].[SubnetId]" --output text)
export PubSubnet2=$(aws ec2 describe-subnets --filters Name=tag:Name,Values="$CLUSTER_NAME-Vpc1PublicSubnet2" --query "Subnets[0].[SubnetId]" --output text)
export PubSubnet3=$(aws ec2 describe-subnets --filters Name=tag:Name,Values="$CLUSTER_NAME-Vpc1PublicSubnet3" --query "Subnets[0].[SubnetId]" --output text)
echo "export PubSubnet1=$PubSubnet1" >> /etc/profile
echo "export PubSubnet2=$PubSubnet2" >> /etc/profile
echo "export PubSubnet3=$PubSubnet3" >> /etc/profile
# Create EKS Cluster & Nodegroup
cat << EOF > $CLUSTER_NAME.yaml
apiVersion: eksctl.io/v1alpha5
kind: ClusterConfig
metadata:
name: $CLUSTER_NAME
region: $AWS_DEFAULT_REGION
version: "$KUBERNETES_VERSION"
iam:
withOIDC: true
serviceAccounts:
- metadata:
name: aws-load-balancer-controller
namespace: kube-system
wellKnownPolicies:
awsLoadBalancerController: true
vpc:
cidr: ${Vpc1Block}
clusterEndpoints:
privateAccess: true
publicAccess: true
id: $VPCID
subnets:
public:
ap-northeast-2a:
az: ap-northeast-2a
cidr: ${Vpc1PublicSubnet1Block}
id: $PubSubnet1
ap-northeast-2b:
az: ap-northeast-2b
cidr: ${Vpc1PublicSubnet2Block}
id: $PubSubnet2
ap-northeast-2c:
az: ap-northeast-2c
cidr: ${Vpc1PublicSubnet3Block}
id: $PubSubnet3
addons:
- name: vpc-cni # no version is specified so it deploys the default version
version: latest # auto discovers the latest available
attachPolicyARNs: # attach IAM policies to the add-on's service account
- arn:aws:iam::aws:policy/AmazonEKS_CNI_Policy
configurationValues: |-
enableNetworkPolicy: "true"
- name: kube-proxy
version: latest
- name: coredns
version: latest
- name: metrics-server
version: latest
- name: aws-ebs-csi-driver
version: latest
wellKnownPolicies:
ebsCSIController: true
managedNodeGroups:
- amiFamily: AmazonLinux2023
desiredCapacity: ${WorkerNodeCount}
iam:
withAddonPolicies:
certManager: true
externalDNS: true
instanceType: ${WorkerNodeInstanceType}
preBootstrapCommands:
# install additional packages
- "dnf install nvme-cli links tree tcpdump sysstat ipvsadm ipset bind-utils htop -y"
labels:
alpha.eksctl.io/cluster-name: $CLUSTER_NAME
alpha.eksctl.io/nodegroup-name: ng1
maxPodsPerNode: 60
maxSize: 3
minSize: 3
name: ng1
ssh:
allow: true
publicKeyName: $SSHKEYNAME
tags:
alpha.eksctl.io/nodegroup-name: ng1
alpha.eksctl.io/nodegroup-type: managed
volumeIOPS: 3000
volumeSize: ${WorkerNodeVolumesize}
volumeThroughput: 125
volumeType: gp3
EOF
nohup eksctl create cluster -f $CLUSTER_NAME.yaml --install-nvidia-plugin=false --verbose 4 --kubeconfig "/root/.kube/config" 1> /root/create-eks.log 2>&1 &
# Install krew
curl -L https://github.com/kubernetes-sigs/krew/releases/download/v0.4.4/krew-linux_amd64.tar.gz -o /root/krew-linux_amd64.tar.gz
tar zxvf krew-linux_amd64.tar.gz
./krew-linux_amd64 install krew
export PATH="$PATH:/root/.krew/bin"
echo 'export PATH="$PATH:/root/.krew/bin"' >> /etc/profile
# Install krew plugin
kubectl krew install ctx ns get-all neat df-pv stern oomd view-secret # ktop tree
# Install Docker & Docker-compose
amazon-linux-extras install docker -y
systemctl start docker && systemctl enable docker
curl -L "https://github.com/docker/compose/releases/latest/download/docker-compose-$(uname -s)-$(uname -m)" -o /usr/local/bin/docker-compose
chmod +x /usr/local/bin/docker-compose
# Install Kubecolor
wget https://github.com/kubecolor/kubecolor/releases/download/v0.5.0/kubecolor_0.5.0_linux_amd64.tar.gz
tar -zxvf kubecolor_0.5.0_linux_amd64.tar.gz
mv kubecolor /usr/local/bin/
# Install Kind
curl -Lo ./kind https://kind.sigs.k8s.io/dl/v0.27.0/kind-linux-amd64
chmod +x ./kind
mv ./kind /usr/local/bin/kind
echo 'Userdata End!'
Outputs:
eksctlhost:
Value: !GetAtt OPSEC2.PublicIp
▶ (참고) 배포되는 myeks.yaml 파일 , nvidia-device-plugin-daemonset
cat << EOF > myeks.yaml
apiVersion: eksctl.io/v1alpha5
kind: ClusterConfig
metadata:
name: myeks
region: ap-northeast-2
version: "1.31"
iam:
withOIDC: true # enables the IAM OIDC provider as well as IRSA for the Amazon CNI plugin
serviceAccounts: # service accounts to create in the cluster. See IAM Service Accounts
- metadata:
name: aws-load-balancer-controller
namespace: kube-system
wellKnownPolicies:
awsLoadBalancerController: true
vpc:
cidr: 192.168.0.0/16
clusterEndpoints:
privateAccess: true # if you only want to allow private access to the cluster
publicAccess: true # if you want to allow public access to the cluster
id: $VPCID
subnets:
public:
ap-northeast-2a:
az: ap-northeast-2a
cidr: 192.168.1.0/24
id: $PubSubnet1
ap-northeast-2b:
az: ap-northeast-2b
cidr: 192.168.2.0/24
id: $PubSubnet2
ap-northeast-2c:
az: ap-northeast-2c
cidr: 192.168.3.0/24
id: $PubSubnet3
addons:
- name: vpc-cni # no version is specified so it deploys the default version
version: latest # auto discovers the latest available
attachPolicyARNs: # attach IAM policies to the add-on's service account
- arn:aws:iam::aws:policy/AmazonEKS_CNI_Policy
configurationValues: |-
enableNetworkPolicy: "true"
- name: kube-proxy
version: latest
- name: coredns
version: latest
- name: metrics-server
version: latest
- name: aws-ebs-csi-driver
version: latest
wellKnownPolicies:
ebsCSIController: true
managedNodeGroups:
- amiFamily: AmazonLinux2023
desiredCapacity: 3
iam:
withAddonPolicies:
certManager: true # Enable cert-manager
externalDNS: true # Enable ExternalDNS
instanceType: t3.xlarge
preBootstrapCommands:
# install additional packages
- "dnf install nvme-cli links tree tcpdump sysstat ipvsadm ipset bind-utils htop -y"
labels:
alpha.eksctl.io/cluster-name: myeks
alpha.eksctl.io/nodegroup-name: ng1
maxPodsPerNode: 60
maxSize: 3
minSize: 3
name: ng1
ssh:
allow: true
publicKeyName: $SSHKEYNAME
tags:
alpha.eksctl.io/nodegroup-name: ng1
alpha.eksctl.io/nodegroup-type: managed
volumeIOPS: 3000
volumeSize: 100
volumeThroughput: 125
volumeType: gp3
EOF
▶ (참고) t3.xlarge 관리노드 기본 설정 --install-nvidia-plugin 배포 시
# --install-nvidia-plugin 은 노드그룹 옵션에는 없고, 클러스터 생성 옵션에만 있음
eksctl create cluster --help | grep -i nvidia
--install-nvidia-plugin install Nvidia plugin for GPU nodes (default true)
#
kubectl get ds -n kube-system nvidia-device-plugin-daemonset
NAME DESIRED CURRENT READY UP-TO-DATE AVAILABLE NODE SELECTOR AGE
nvidia-device-plugin-daemonset 3 3 3 3 3 <none> 79m
kubectl get pod -n kube-system -l name=nvidia-device-plugin-ds
NAME READY STATUS RESTARTS AGE
nvidia-device-plugin-daemonset-bzwqr 1/1 Running 2 (48m ago) 80m
nvidia-device-plugin-daemonset-dw8sb 1/1 Running 0 80m
nvidia-device-plugin-daemonset-vfvvt 1/1 Running 0 80m
▶ 파라미터 설명 : 아래 빨간색 부분은 설정해주는어야 할 것, 그 외 부분은 기본값 사용을 권장
<<<<< Deploy EC2 >>>>>
a. KeyName : 운영서버 ec2에 SSH 접속을 위한 SSH 키페어 이름 지정 ← 미리 SSH 키 생성 해두자!
b. MyIamUserAccessKeyID : 관리자 수준의 권한을 가진 IAM User의 액세스 키ID 입력
c. MyIamUserSecretAccessKey : 관리자 수준의 권한을 가진 IAM User의 시크릿 키ID 입력 ← 노출되지 않게 보안 주의
d. SgIngressSshCidr : 운영서버 ec2에 SSH 접속 가능한 IP 입력 (집 공인IP/32 입력), 보안그룹 인바운드 규칙에 반영됨
e. MyInstanceType: 운영서버 EC2 인스턴스의 타입 (기본 t3.small) ⇒ 변경 가능
f. LatestAmiId : 운영서버 EC2에 사용할 AMI는 아마존리눅스2 최신 버전 사용
<<<<< EKS Config >>>>>
- ClusterBaseName : EKS 클러스터 이름이며, myeks 기본값 사용을 권장 → 이유: 실습 리소스 태그명과 실습 커멘드에서 사용
- KubernetesVersion : EKS 호환, 쿠버네티스 버전 (기본 v1.31, 실습은 1.31 버전 사용) ⇒ 변경 가능
- WorkerNodeInstanceType: 워커 노드 EC2 인스턴스의 타입 (기본 t3.medium) ⇒ 변경 가능
- WorkerNodeCount : 워커노드의 갯수를 입력 (기본 3대) ⇒ 변경 가능
- WorkerNodeVolumesize : 워커노드의 EBS 볼륨 크기 (기본 60GiB) ⇒ 변경 가능
<<<<< Region AZ >>>>> : 리전과 가용영역을 지정, 기본값 그대로 사용
[ 실습환경 배포 ]
Step1. CloudFormation 스택 배포 한줄 실행!
( 사전 필수 조건 : 실행하는 PC에 aws cli 설치되어 있고, aws configure 자격증명 설정 상태 )
# YAML 파일 다운로드
curl -O https://s3.ap-northeast-2.amazonaws.com/cloudformation.cloudneta.net/K8S/myeks-4week.yaml
# 변수 지정
CLUSTER_NAME=myeks
SSHKEYNAME=<SSH 키 페이 이름>
MYACCESSKEY=<IAM Uesr 액세스 키>
MYSECRETKEY=<IAM Uesr 시크릿 키>
WorkerNodeInstanceType=<워커 노드 인스턴스 타입> # 워커노드 인스턴스 타입 변경 가능
# CloudFormation 스택 배포
aws cloudformation deploy --template-file myeks-4week.yaml --stack-name $CLUSTER_NAME --parameter-overrides KeyName=$SSHKEYNAME SgIngressSshCidr=$(curl -s ipinfo.io/ip)/32 MyIamUserAccessKeyID=$MYACCESSKEY MyIamUserSecretAccessKey=$MYSECRETKEY ClusterBaseName=$CLUSTER_NAME WorkerNodeInstanceType=$WorkerNodeInstanceType --region ap-northeast-2
# CloudFormation 스택 배포 완료 후 작업용 EC2 IP 출력
aws cloudformation describe-stacks --stack-name myeks --query 'Stacks[*].Outputs[0].OutputValue' --output text
(옵션) 배포 과정 살펴보기
# 운영서버 EC2 SSH 접속
ssh -i <SSH 키 파일 위치> ec2-user@$(aws cloudformation describe-stacks --stack-name myeks --query 'Stacks[*].Outputs[0].OutputValue' --output text)
ssh -i ~/.ssh/kp-gasida.pem ec2-user@$(aws cloudformation describe-stacks --stack-name myeks --query 'Stacks[*].Outputs[0].OutputValue' --output text)
-------------------------------------------------
#
whoami
pwd
# cloud-init 실행 과정 로그 확인
tail -f /var/log/cloud-init-output.log
# eks 설정 파일 확인
cat myeks.yaml
# cloud-init 정상 완료 후 eksctl 실행 과정 로그 확인
tail -f /root/create-eks.log
#
exit
-------------------------------------------------
[ 실행 결과 - 한 눈에 보기 ]
Step1. 사전 Variable Setting
Step2. Create Cluster by using of CloudFormation YAML


Step2. 자신의 PC에서 AWS EKS 설치 확인
1) EKS 설치 확인 및 kubeconfig 업데이트 ( 실행 후, 20분 정도 후에 접속 시도 )
# 변수 지정
# CLUSTER_NAME=myeks
# SSHKEYNAME=kp-kyukim
#
eksctl get cluster
eksctl get nodegroup --cluster $CLUSTER_NAME
eksctl get addon --cluster $CLUSTER_NAME
eksctl get iamserviceaccount --cluster $CLUSTER_NAME
# kubeconfig 생성
aws sts get-caller-identity --query Arn
aws eks update-kubeconfig --name $CLUSTER_NAME --user-alias <위 출력된 자격증명 사용자>
aws eks update-kubeconfig --name $CLUSTER_NAME --user-alias admin
#
kubectl cluster-info
kubens default
kubectl get node -v6
kubectl get node --label-columns=node.kubernetes.io/instance-type,eks.amazonaws.com/capacityType,topology.kubernetes.io/zone
kubectl get pod -A
kubectl get pdb -n kube-system
# krew 플러그인 확인
kubectl krew list
kubectl get-all
[ 실행 결과 - 한 눈에 보기 ]

2) AWS 관리 콘솔 확인
- EKS 서비스 확인 : Overview, Compute, Networking, Add-ons, Access
- EC2 서비스 확인 : type, az, IP, ec2 instance profile → iam role 확인
3) 노드 IP 정보 확인 및 SSH 접속
# 인스턴스 정보 확인
aws ec2 describe-instances --query "Reservations[*].Instances[*].{InstanceID:InstanceId, PublicIPAdd:PublicIpAddress, PrivateIPAdd:PrivateIpAddress, InstanceName:Tags[?Key=='Name']|[0].Value, Status:State.Name}" --filters Name=instance-state-name,Values=running --output table
# EC2 공인 IP 변수 지정
export N1=$(aws ec2 describe-instances --filters "Name=tag:Name,Values=myeks-ng1-Node" "Name=availability-zone,Values=ap-northeast-2a" --query 'Reservations[*].Instances[*].PublicIpAddress' --output text)
export N2=$(aws ec2 describe-instances --filters "Name=tag:Name,Values=myeks-ng1-Node" "Name=availability-zone,Values=ap-northeast-2b" --query 'Reservations[*].Instances[*].PublicIpAddress' --output text)
export N3=$(aws ec2 describe-instances --filters "Name=tag:Name,Values=myeks-ng1-Node" "Name=availability-zone,Values=ap-northeast-2c" --query 'Reservations[*].Instances[*].PublicIpAddress' --output text)
echo $N1, $N2, $N3
# *remoteAccess* 포함된 보안그룹 ID
aws ec2 describe-security-groups --filters "Name=group-name,Values=*remoteAccess*" | jq
export MNSGID=$(aws ec2 describe-security-groups --filters "Name=group-name,Values=*remoteAccess*" --query 'SecurityGroups[*].GroupId' --output text)
# 해당 보안그룹 inbound 에 자신의 집 공인 IP 룰 추가
aws ec2 authorize-security-group-ingress --group-id $MNSGID --protocol '-1' --cidr $(curl -s ipinfo.io/ip)/32
# 해당 보안그룹 inbound 에 운영서버 내부 IP 룰 추가
aws ec2 authorize-security-group-ingress --group-id $MNSGID --protocol '-1' --cidr 172.20.1.100/32
# 워커 노드 SSH 접속
for i in $N1 $N2 $N3; do echo ">> node $i <<"; ssh -o StrictHostKeyChecking=no ec2-user@$i hostname; echo; done
ssh ec2-user@$N1
exit
ssh ec2-user@$N2
exit
ssh ec2-user@$N2
exit
[ 실행결과 - 한 눈에 보기 ]



☞ ~/.ssh/config 파일에 필요한 호스트 등록필요!!
## 예시 ##
Host 43.201.45.50
HostName 43.201.45.50
User ec2-user
IdentityFile ~/kp-kyukim.pem
☞ (옵션) AWS EC2 System Manager - Session Manager 로 관리형 노드 그룹(EC2) 접속
- ssm manager plug-In 설치 : Link
( WSL 환경에서 가이드 대로 plug-In 설치 후, 노드로 접근 테스트 함!! )

4) 노드 기본 정보 확인
# 노드 기본 정보 확인
for i in $N1 $N2 $N3; do echo ">> node $i <<"; ssh ec2-user@$i hostnamectl; echo; done
for i in $N1 $N2 $N3; do echo ">> node $i <<"; ssh ec2-user@$i sudo ip -c addr; echo; done
#
for i in $N1 $N2 $N3; do echo ">> node $i <<"; ssh ec2-user@$i lsblk; echo; done
for i in $N1 $N2 $N3; do echo ">> node $i <<"; ssh ec2-user@$i df -hT /; echo; done
# 스토리지클래스 및 CSI 노드 확인
kubectl get sc
kubectl get csinodes
# max-pods 정보 확인
kubectl describe node | grep Capacity: -A13
kubectl get nodes -o custom-columns="NAME:.metadata.name,MAXPODS:.status.capacity.pods"
# 노드에서 확인
## for i in $N1 $N2 $N3; do echo ">> node $i <<"; ssh ec2-user@$i cat /etc/eks/bootstrap.sh; echo; done
ssh ec2-user@$N1 sudo cat /etc/kubernetes/kubelet/config.json | jq
for i in $N1 $N2 $N3; do echo ">> node $i <<"; ssh ec2-user@$i sudo cat /etc/kubernetes/kubelet/config.json | grep maxPods; echo; done
for i in $N1 $N2 $N3; do echo ">> node $i <<"; ssh ec2-user@$i sudo cat /etc/kubernetes/kubelet/config.json.d/00-nodeadm.conf | grep maxPods; echo; done
[ 실행 결과 - 한 눈에 보기 ]

Step3. 운영서버 EC2 에 SSH 접속 (SSH 키 파일 사용) : AWS EKS 설치 확인
1) SSH 접속 후 기본 확인 ( 스택 생성 시작 후 20분 후 접속 할 것 )
# default 네임스페이스 적용
kubectl ns default
# 환경변수 정보 확인
## export | egrep 'ACCOUNT|AWS_|CLUSTER|KUBERNETES|VPC|Subnet'
export | egrep 'ACCOUNT|AWS_|CLUSTER|KUBERNETES|VPC|Subnet' | egrep -v 'KEY'
# krew 플러그인 확인
kubectl krew list
2) 노드 정보 확인 및 SSH 접속
# 인스턴스 정보 확인
aws ec2 describe-instances --query "Reservations[*].Instances[*].{InstanceID:InstanceId, PublicIPAdd:PublicIpAddress, PrivateIPAdd:PrivateIpAddress, InstanceName:Tags[?Key=='Name']|[0].Value, Status:State.Name}" --filters Name=instance-state-name,Values=running --output table
# 노드 IP 확인 및 PrivateIP 변수 지정
aws ec2 describe-instances --query "Reservations[*].Instances[*].{PublicIPAdd:PublicIpAddress,PrivateIPAdd:PrivateIpAddress,InstanceName:Tags[?Key=='Name']|[0].Value,Status:State.Name}" --filters Name=instance-state-name,Values=running --output table
N1=$(kubectl get node --label-columns=topology.kubernetes.io/zone --selector=topology.kubernetes.io/zone=ap-northeast-2a -o jsonpath={.items[0].status.addresses[0].address})
N2=$(kubectl get node --label-columns=topology.kubernetes.io/zone --selector=topology.kubernetes.io/zone=ap-northeast-2b -o jsonpath={.items[0].status.addresses[0].address})
N3=$(kubectl get node --label-columns=topology.kubernetes.io/zone --selector=topology.kubernetes.io/zone=ap-northeast-2c -o jsonpath={.items[0].status.addresses[0].address})
echo "export N1=$N1" >> /etc/profile
echo "export N2=$N2" >> /etc/profile
echo "export N3=$N3" >> /etc/profile
echo $N1, $N2, $N3
# 노드 IP 로 ping 테스트
for i in $N1 $N2 $N3; do echo ">> node $i <<"; ping -c 1 $i ; echo; done
[ 실행 결과 - 한 눈에 보기 ]


☞ master node 에서는 worker node 의 Private IP로 통신한다!!
Tip. 자리 이동으로 인해 운영서버 EC2에 접속하는 공인IP가 변경 시 보안 그룹에 추가하는 방법
# 자신의 PC(맥 기준)에서 아래 명령어 실행 >> 윈도우 CMD 명령어 입력 아시는 분은 댓글 주세요. 업데이트하겠습니다.
MYSGID=$(aws ec2 describe-security-groups --filters "Name=tag:Name,Values=operator-HOST-SG" --query "SecurityGroups[*].[GroupId]" --output text)
aws ec2 authorize-security-group-ingress --group-id $MYSGID --protocol '-1' --cidr $(curl -s ipinfo.io/ip)/32
Step4. EKS 배포 후 실습 편의를 위한 설정 : macOS, Windows(WSL2)
- mac OS ( 실습 후, 삭제할 것!! )
# 변수 지정
export CLUSTER_NAME=myeks
export VPCID=$(aws ec2 describe-vpcs --filters "Name=tag:Name,Values=$CLUSTER_NAME-VPC" --query 'Vpcs[*].VpcId' --output text)
export PubSubnet1=$(aws ec2 describe-subnets --filters Name=tag:Name,Values="$CLUSTER_NAME-Vpc1PublicSubnet1" --query "Subnets[0].[SubnetId]" --output text)
export PubSubnet2=$(aws ec2 describe-subnets --filters Name=tag:Name,Values="$CLUSTER_NAME-Vpc1PublicSubnet2" --query "Subnets[0].[SubnetId]" --output text)
export PubSubnet3=$(aws ec2 describe-subnets --filters Name=tag:Name,Values="$CLUSTER_NAME-Vpc1PublicSubnet3" --query "Subnets[0].[SubnetId]" --output text)
export N1=$(aws ec2 describe-instances --filters "Name=tag:Name,Values=$CLUSTER_NAME-ng1-Node" "Name=availability-zone,Values=ap-northeast-2a" --query 'Reservations[*].Instances[*].PublicIpAddress' --output text)
export N2=$(aws ec2 describe-instances --filters "Name=tag:Name,Values=$CLUSTER_NAME-ng1-Node" "Name=availability-zone,Values=ap-northeast-2b" --query 'Reservations[*].Instances[*].PublicIpAddress' --output text)
export N3=$(aws ec2 describe-instances --filters "Name=tag:Name,Values=$CLUSTER_NAME-ng1-Node" "Name=availability-zone,Values=ap-northeast-2c" --query 'Reservations[*].Instances[*].PublicIpAddress' --output text)
export CERT_ARN=$(aws acm list-certificates --query 'CertificateSummaryList[].CertificateArn[]' --output text) #사용 리전의 인증서 ARN 확인
MyDomain=gasida.link # 각자 자신의 도메인 이름 입력
MyDnzHostedZoneId=$(aws route53 list-hosted-zones-by-name --dns-name "$MyDomain." --query "HostedZones[0].Id" --output text)
# 실습 완료 후 삭제 할 것!
cat << EOF >> ~/.zshrc
# eksworkshop
export CLUSTER_NAME=myeks
export VPCID=$(aws ec2 describe-vpcs --filters "Name=tag:Name,Values=$CLUSTER_NAME-VPC" --query 'Vpcs[*].VpcId' --output text)
export PubSubnet1=$(aws ec2 describe-subnets --filters Name=tag:Name,Values="$CLUSTER_NAME-Vpc1PublicSubnet1" --query "Subnets[0].[SubnetId]" --output text)
export PubSubnet2=$(aws ec2 describe-subnets --filters Name=tag:Name,Values="$CLUSTER_NAME-Vpc1PublicSubnet2" --query "Subnets[0].[SubnetId]" --output text)
export PubSubnet3=$(aws ec2 describe-subnets --filters Name=tag:Name,Values="$CLUSTER_NAME-Vpc1PublicSubnet3" --query "Subnets[0].[SubnetId]" --output text)
export N1=$(aws ec2 describe-instances --filters "Name=tag:Name,Values=$CLUSTER_NAME-ng1-Node" "Name=availability-zone,Values=ap-northeast-2a" --query 'Reservations[*].Instances[*].PublicIpAddress' --output text)
export N2=$(aws ec2 describe-instances --filters "Name=tag:Name,Values=$CLUSTER_NAME-ng1-Node" "Name=availability-zone,Values=ap-northeast-2b" --query 'Reservations[*].Instances[*].PublicIpAddress' --output text)
export N3=$(aws ec2 describe-instances --filters "Name=tag:Name,Values=$CLUSTER_NAME-ng1-Node" "Name=availability-zone,Values=ap-northeast-2c" --query 'Reservations[*].Instances[*].PublicIpAddress' --output text)
export CERT_ARN=$(aws acm list-certificates --query 'CertificateSummaryList[].CertificateArn[]' --output text)
MyDomain=gasida.link # 각자 자신의 도메인 이름 입력
MyDnzHostedZoneId=$(aws route53 list-hosted-zones-by-name --dns-name "$MyDomain." --query "HostedZones[0].Id" --output text)
EOF
# [신규 터미널] 확인
echo $CLUSTER_NAME $VPCID $PubSubnet1 $PubSubnet2 $PubSubnet3
echo $N1 $N2 $N3 $MyDomain $MyDnzHostedZoneId
tail -n 15 ~/.zshrc
- Windows ( WSL2 - Ubuntu ) ☜ 실습 후, 삭제할 것!!
# 변수 지정
export CLUSTER_NAME=myeks
export VPCID=$(aws ec2 describe-vpcs --filters "Name=tag:Name,Values=$CLUSTER_NAME-VPC" --query 'Vpcs[*].VpcId' --output text)
export PubSubnet1=$(aws ec2 describe-subnets --filters Name=tag:Name,Values="$CLUSTER_NAME-Vpc1PublicSubnet1" --query "Subnets[0].[SubnetId]" --output text)
export PubSubnet2=$(aws ec2 describe-subnets --filters Name=tag:Name,Values="$CLUSTER_NAME-Vpc1PublicSubnet2" --query "Subnets[0].[SubnetId]" --output text)
export PubSubnet3=$(aws ec2 describe-subnets --filters Name=tag:Name,Values="$CLUSTER_NAME-Vpc1PublicSubnet3" --query "Subnets[0].[SubnetId]" --output text)
export N1=$(aws ec2 describe-instances --filters "Name=tag:Name,Values=$CLUSTER_NAME-ng1-Node" "Name=availability-zone,Values=ap-northeast-2a" --query 'Reservations[*].Instances[*].PublicIpAddress' --output text)
export N2=$(aws ec2 describe-instances --filters "Name=tag:Name,Values=$CLUSTER_NAME-ng1-Node" "Name=availability-zone,Values=ap-northeast-2b" --query 'Reservations[*].Instances[*].PublicIpAddress' --output text)
export N3=$(aws ec2 describe-instances --filters "Name=tag:Name,Values=$CLUSTER_NAME-ng1-Node" "Name=availability-zone,Values=ap-northeast-2c" --query 'Reservations[*].Instances[*].PublicIpAddress' --output text)
export CERT_ARN=$(aws acm list-certificates --query 'CertificateSummaryList[].CertificateArn[]' --output text) #사용 리전의 인증서 ARN 확인
MyDomain=gasida.link # 각자 자신의 도메인 이름 입력
MyDnzHostedZoneId=$(aws route53 list-hosted-zones-by-name --dns-name "$MyDomain." --query "HostedZones[0].Id" --output text)
# 실습 완료 후 삭제 할 것!
cat << EOF >> ~/.bashrc
# eksworkshop
export CLUSTER_NAME=myeks
export VPCID=$(aws ec2 describe-vpcs --filters "Name=tag:Name,Values=$CLUSTER_NAME-VPC" --query 'Vpcs[*].VpcId' --output text)
export PubSubnet1=$(aws ec2 describe-subnets --filters Name=tag:Name,Values="$CLUSTER_NAME-Vpc1PublicSubnet1" --query "Subnets[0].[SubnetId]" --output text)
export PubSubnet2=$(aws ec2 describe-subnets --filters Name=tag:Name,Values="$CLUSTER_NAME-Vpc1PublicSubnet2" --query "Subnets[0].[SubnetId]" --output text)
export PubSubnet3=$(aws ec2 describe-subnets --filters Name=tag:Name,Values="$CLUSTER_NAME-Vpc1PublicSubnet3" --query "Subnets[0].[SubnetId]" --output text)
export N1=$(aws ec2 describe-instances --filters "Name=tag:Name,Values=$CLUSTER_NAME-ng1-Node" "Name=availability-zone,Values=ap-northeast-2a" --query 'Reservations[*].Instances[*].PublicIpAddress' --output text)
export N2=$(aws ec2 describe-instances --filters "Name=tag:Name,Values=$CLUSTER_NAME-ng1-Node" "Name=availability-zone,Values=ap-northeast-2b" --query 'Reservations[*].Instances[*].PublicIpAddress' --output text)
export N3=$(aws ec2 describe-instances --filters "Name=tag:Name,Values=$CLUSTER_NAME-ng1-Node" "Name=availability-zone,Values=ap-northeast-2c" --query 'Reservations[*].Instances[*].PublicIpAddress' --output text)
export CERT_ARN=$(aws acm list-certificates --query 'CertificateSummaryList[].CertificateArn[]' --output text)
MyDomain=gasida.link # 각자 자신의 도메인 이름 입력
MyDnzHostedZoneId=$(aws route53 list-hosted-zones-by-name --dns-name "$MyDomain." --query "HostedZones[0].Id" --output text)
EOF
# [신규 터미널] 확인
echo $CLUSTER_NAME $VPCID $PubSubnet1 $PubSubnet2 $PubSubnet3
echo $N1 $N2 $N3 $MyDomain $MyDnzHostedZoneId
tail -n 15 ~/.bashrc
Step5. kube-ops-view(Ingress), AWS LoadBalancer Controller, ExternalDNS, gp3 storageclass 설치
▶ 설치 [ Local PC / WSL 환경 에서 수행 ]
※ 주의 : 배포 전 변수 확인!! ( 특히, CERT_ARN 등 주요 변수는 Ingress 생성 시 필수 !! )
# kube-ops-view
helm repo add geek-cookbook https://geek-cookbook.github.io/charts/
helm install kube-ops-view geek-cookbook/kube-ops-view --version 1.2.2 --set service.main.type=ClusterIP --set env.TZ="Asia/Seoul" --namespace kube-system
# gp3 스토리지 클래스 생성
cat <<EOF | kubectl apply -f -
kind: StorageClass
apiVersion: storage.k8s.io/v1
metadata:
name: gp3
annotations:
storageclass.kubernetes.io/is-default-class: "true"
allowVolumeExpansion: true
provisioner: ebs.csi.aws.com
volumeBindingMode: WaitForFirstConsumer
parameters:
type: gp3
allowAutoIOPSPerGBIncrease: 'true'
encrypted: 'true'
fsType: xfs # 기본값이 ext4
EOF
kubectl get sc
# ExternalDNS
curl -s https://raw.githubusercontent.com/gasida/PKOS/main/aews/externaldns.yaml | MyDomain=$MyDomain MyDnzHostedZoneId=$MyDnzHostedZoneId envsubst | kubectl apply -f -
# AWS LoadBalancerController
helm repo add eks https://aws.github.io/eks-charts
helm install aws-load-balancer-controller eks/aws-load-balancer-controller -n kube-system --set clusterName=$CLUSTER_NAME \
--set serviceAccount.create=false --set serviceAccount.name=aws-load-balancer-controller
# kubeopsview 용 Ingress 설정 : group 설정으로 1대의 ALB를 여러개의 ingress 에서 공용 사용
cat <<EOF | kubectl apply -f -
apiVersion: networking.k8s.io/v1
kind: Ingress
metadata:
annotations:
alb.ingress.kubernetes.io/certificate-arn: $CERT_ARN
alb.ingress.kubernetes.io/group.name: study
alb.ingress.kubernetes.io/listen-ports: '[{"HTTPS":443}, {"HTTP":80}]'
alb.ingress.kubernetes.io/load-balancer-name: $CLUSTER_NAME-ingress-alb
alb.ingress.kubernetes.io/scheme: internet-facing
alb.ingress.kubernetes.io/ssl-redirect: "443"
alb.ingress.kubernetes.io/success-codes: 200-399
alb.ingress.kubernetes.io/target-type: ip
labels:
app.kubernetes.io/name: kubeopsview
name: kubeopsview
namespace: kube-system
spec:
ingressClassName: alb
rules:
- host: kubeopsview.$MyDomain
http:
paths:
- backend:
service:
name: kube-ops-view
port:
number: 8080
path: /
pathType: Prefix
EOF
▶ 확인
# 설치된 파드 정보 확인
kubectl get pods -n kube-system
# service, ep, ingress 확인
kubectl get ingress,svc,ep -n kube-system
# Kube Ops View 접속 정보 확인
echo -e "Kube Ops View URL = https://kubeopsview.$MyDomain/#scale=1.5"
open "https://kubeopsview.$MyDomain/#scale=1.5" # macOS
[ 실행 결과 - 한 눈에 보기 ]



[옵션] Bookinfo 애플리케이션 배포
1) Bookinfo 애플리케이션 소개
- 4개의 마이크로서비스로 구성 : Productpage, reviews, ratings, details - 링크
2) Bookinfo 애플리케이션 배포 - 링크 , Github


# 모니터링
watch -d 'kubectl get pod -o wide;echo;kubectl get svc'
# Bookinfo 애플리케이션 배포
kubectl apply -f https://raw.githubusercontent.com/istio/istio/refs/heads/master/samples/bookinfo/platform/kube/bookinfo.yaml
# 확인
kubectl get all,sa
# product 웹 접속 확인
kubectl exec "$(kubectl get pod -l app=ratings -o jsonpath='{.items[0].metadata.name}')" -c ratings -- curl -sS productpage:9080/productpage | grep -o "<title>.*</title>"
# 로그
kubectl stern -l app=productpage
혹은
kubectl log -l app=productpage -f
3) productpage 접속(반복) 테스트 & 웹 브라우저 접속
step1. Ingress(ALB) 설정
#
cat <<EOF | kubectl apply -f -
apiVersion: networking.k8s.io/v1
kind: Ingress
metadata:
annotations:
alb.ingress.kubernetes.io/certificate-arn: $CERT_ARN
alb.ingress.kubernetes.io/group.name: study
alb.ingress.kubernetes.io/listen-ports: '[{"HTTPS":443}, {"HTTP":80}]'
alb.ingress.kubernetes.io/load-balancer-name: $CLUSTER_NAME-ingress-alb
alb.ingress.kubernetes.io/scheme: internet-facing
alb.ingress.kubernetes.io/ssl-redirect: "443"
alb.ingress.kubernetes.io/success-codes: 200-399
alb.ingress.kubernetes.io/target-type: ip
labels:
app.kubernetes.io/name: bookinfo
name: bookinfo
spec:
ingressClassName: alb
rules:
- host: bookinfo.$MyDomain
http:
paths:
- backend:
service:
name: productpage
port:
number: 9080
path: /
pathType: Prefix
EOF
kubectl get ingress
# bookinfo 접속 정보 확인
echo -e "bookinfo URL = https://bookinfo.$MyDomain/productpage"
open "https://bookinfo.$MyDomain/productpage" # macOS
step2. 반복 접속 실행
# 반복 접속 실행
curl -s -k https://bookinfo.$MyDomain/productpage | grep -o "<title>.*</title>"
while true; do curl -s -k https://bookinfo.$MyDomain/productpage | grep -o "<title>.*</title>" ; echo "--------------" ; sleep 1; done
for i in {1..100}; do curl -s -k https://bookinfo.$MyDomain/productpage | grep -o "<title>.*</title>" ; done
step3. 자신의 PC 웹 브라우저를 통해서 https://bookinfo.$MyDomain/productpage 로 접속 후 새로고침 → Reviews 와 Ratings 변경 확인!

[ 실행 결과- 한 눈에 보기 ]





1. 배경 소개
1-1. 모니터링과 관측가능성 (Observability or 'o11y') 의 차이점 ( by Grok )
|
측면
|
모니터링
|
관측 가능성
|
|
정의
|
특정 메트릭 추적으로 문제 감지
|
외부 출력 데이터로 시스템 상태 이해
|
|
목표
|
문제 발생 시 감지 및 경고
|
문제 원인 진단 및 시스템 최적화
|
|
데이터 소스
|
미리 정의된 메트릭 (CPU, 메모리 등)
|
로그, 메트릭, 트레이스, 이벤트 등
|
|
시스템 유형
|
단순한 시스템, 잘 알려진 파라미터
|
복잡한 분산 시스템, 다중 컴포넌트
|
|
상호 작용 방식
|
정적 경고 (임계값 기반)
|
동적 쿼리 및 분석 (질문 기반)
|
[ More ... ]
1. 모니터링의 정의와 특징 : 사전에 정의된 기준을 기반으로 시스템의 상태를 감시에 중점
- 주요 활동: CPU 사용량, 메모리 사용량, 응답 시간, 오류율 등 특정 지표를 지속적으로 측정.
- 목적: 시스템 다운타임을 방지하고, 경고를 통해 팀이 빠르게 대응할 수 있도록 함.
- 빈도: 연속적이거나 일정 간격(일간, 주간, 월간)으로 수행됨.
- 예시: Google의 SRE 책(What’s IT Monitoring? IT Systems Monitoring Explained | Splunk)에서는 모니터링을 "시스템에 대한 실시간 정량 데이터 수집, 처리, 집계, 표시"로 정의하며, 쿼리 수, 오류 수, 처리 시간 등을 포함한다고 설명합니다.
2. 관측 가능성의 정의와 특징 : 수집된 다양한 데이터를 활용하여 예측되지 않은 문제까지 분석
- 핵심 데이터: 로그(이벤트 기록), 메트릭(수치 데이터), 트레이스(요청 흐름 추적), 그리고 일부 경우 이벤트가 포함됩니다.
- 목적: 복잡한 분산 시스템에서 문제를 진단하고, 새로운 문제를 탐지하며, 시스템 동작을 최적화.
- What Is Observability? | IBM에서는 관측 가능성을 "복잡한 시스템의 내부 상태를 외부 출력 데이터로 이해하는 능력"으로 정의하며, 특히 클라우드 환경에서 중요하다고 강조합니다.
- 예시: 애플리케이션이 느려진 이유가 특정 마이크로서비스의 데이터베이스 연결 문제 때문이라는 것을 로그와 트레이스를 통해 파악
☞ 관측 가능성은 특히 현대의 분산 아키텍처(예: 마이크로서비스, 컨테이너)에서 필수적이며, 미리 정의되지 않은 질문에 답할 수 있는 유연성을 제공합니다. 예를 들어, "왜 이 특정 요청이 실패했는가?"라는 질문을 로그와 트레이스를 통해 분석할 수 있습니다. → 콘텍스트 context(문맥) 정보를 제공
- APM 대신 추적 tracing 이라고 부르며, 계측 instrumentation 과 텔레메트리 telemetry 라는 용어를 범용적으로 사용함.
3. 차이점
1) 목적:
- 모니터링: 시스템의 건강 상태를 확인하고, 문제가 발생했는지 감지. 예: 서버 다운 감지.
- 관측 가능성: 문제의 원인을 진단하고, 시스템 동작을 이해. 예: 왜 서버가 다운되었는지 분석.
2) 데이터 수집:
- 모니터링: 미리 정의된 메트릭(CPU 사용량, 메모리 사용량 등)에 초점. Monitoring - Oxford Reference에서는 모니터링을 "특정 프로세스의 성능 분석"으로 정의.
- 관측 가능성: 로그, 메트릭, 트레이스 등 다양한 데이터 소스를 통합적으로 사용. What is observability? Not just logs, metrics, and traces에서는 이를 "관측 가능성의 세 가지 기둥"으로 설명.
3) 시스템 복잡성:
- 모니터링: 단순한 시스템에 적합, 예: 단일 서버 환경.
- 관측 가능성: 복잡한 분산 시스템에 필수, 예: 마이크로서비스 아키텍처. Observability vs. Monitoring: Understanding the Differences | InfluxData에서는 분산 시스템에서 관측 가능성의 중요성을 강조.
4) 사용자 상호작용:
- 모니터링: 경고 기반, 예: 임계값 초과 시 알림.
- 관측 가능성: 동적 쿼리 및 분석 가능, 예: 특정 로그를 검색해 문제 원인 찾기
1-2. observability 의 메트릭 metric, 로그 log, 추적 tracing 이란?
|
비교 항목
|
메트릭 (Metrics) | 로그 (logs) |
추적 (Tracing)
|
|
정의
|
수치로 표현된 성능 데이터
|
시스템 이벤트 기록
|
요청이 시스템을 거치는 과정 추적
|
|
형태
|
숫자 (정량적 데이터)
|
텍스트 (비정형 데이터)
|
트랜잭션 흐름 데이터
|
|
예시 데이터
|
CPU 사용률, 응답 시간, 요청 수
|
오류 메시지, 로그인 시도, API 호출 로그
|
A 서비스 → B 서비스 → C 서비스 요청 흐름
|
|
주요 목적
|
시스템 성능 모니터링 및 알람
|
이벤트 분석 및 디버깅
|
서비스 간 호출 경로 및 병목 현상 분석
|
|
저장 방식
|
시계열 데이터베이스(TSDB)
|
로그 파일 또는 로그 관리 시스템
|
분산 트레이싱 시스템 (Jaeger, Zipkin)
|
|
활용 도구
|
Prometheus, Grafana
|
ELK Stack, Loki
|
Jaeger, Zipkin
|
- 메트릭(Metrics): 시스템의 성능을 정량적으로 모니터링
- 메트릭은 시스템의 성능과 건강 상태를 수치로 표현한 데이터입니다. 예를 들어, CPU 사용량, 메모리 사용량, 요청 지연 시간, 오류율 등이 있습니다. 이는 시스템의 전반적인 상태를 한눈에 볼 수 있게 도와주며, 이상 징후를 빠르게 감지할 수 있습니다. 놀라운 점은 메트릭이 시간에 따른 추세를 보여주며, 대시보드와 경고 시스템에 자주 사용된다는 것입니다.
- 로그(Logs): 이벤트 기반의 디버깅 및 문제 분석
- 로그는 시스템에서 발생한 이벤트를 기록한 텍스트나 구조화된 데이터입니다. 특정 행동이나 오류가 발생한 시점과 이유를 자세히 알 수 있어 디버깅에 유용합니다. 예를 들어, 애플리케이션이 오류를 낼 때 로그를 통해 그 원인을 찾을 수 있습니다.
- 추적(Tracing): 분산 시스템에서 요청 흐름을 파악하고 병목 현상 분석
- 추적, 특히 분산 추적은 요청이 분산 시스템의 여러 구성 요소를 통해 어떻게 이동하는지 추적하는 것입니다. 이는 요청의 흐름을 시각화하고, 성능 병목 현상을 찾거나 여러 서비스에 걸친 문제를 진단하는 데 도움을 줍니다. 예를 들어, 사용자가 웹사이트에서 버튼을 클릭하면 그 요청이 백엔드 서비스를 어떻게 거치는지 알 수 있습니다.
2. EKS Console
☞ kubernetes API 명령어를 통해 리소스를 확인 할 수 있다. - Docs permissions
- You will be able to view and explore all standard Kubernetes API resource types such as configuration, authorization resources, policy resources, service resources and more
#
kubectl get ClusterRole | grep eks
eks:addon-manager 2023-05-08T04:22:45Z
eks:az-poller 2023-05-08T04:22:42Z
eks:certificate-controller-approver 2023-05-08T04:22:42Z
...
☞ 클러스터 ARN 확인 : EKS > Cluster > [Cluster 리소스]
ex) arn:aws:eks:ap-northeast-2:************:cluster/myeks
☞ 클러스터 에 할당된 Role 확인 : IAM > Role > [Cluster 리소스] 선택

☞ Console 각 메뉴 확인 : 콘솔링크 , Docs
- Workloads : Pods, ReplicaSets, Deployments, and DaemonSets
- Pods : 네임스페이스 필터, 구조화된 보기 structured view vs 원시 보기 raw view
- Cluster : Nodes, Namespaces and API Services
- Nodes : 노드 상태 및 정보, Taints, Conditions, Labels, Annotations 등
- Service and Networking : Pods as Service, Endpoints and Ingresses
- Service : 서비스 정보, 로드 밸런서(CLB/NLB) URL 정보 등
- Config and Secrets : ConfigMap and Secrets
- ConfigMap & Secrets : 정보 확인, 디코드 Decode 지원
- Storage : PVC, PV, Storage Classes, Volume Attachments, CSI Drivers, CSI Nodes
- PVC : 볼륨 정보, 주석, 이벤트
- Volume Attachments : PVC가 연결된 CSI Node 정보
- Authentication : Service Account
- Service Account : IAM 역할 arn , add-on 연동
- Authorization : Cluster Roles, Roles, ClusterRoleBindings and RoleBindings
- Cluster Roles & Roles : Roles 에 규칙 확인
- Policy : Limit Ranges, Resource Quotas, Network Policies, Pod Disruption Budgets, Pod Security Policies
- Pod Security Policies : (기본값) eks.privileged 정보 확인
- Extensions : Custom Resource Definitions, Mutating Webhook Configurations, and Validating Webhook Configurations
- CRD 및 Webhook 확인

3. Logging in EKS
☞ control plane logging, node logging, and application logging - Docs

▶ Control Plane logging : 로그 이름( /aws/eks/<cluster-name>/cluster ) - Docs
Step1. Logging 활성화
[ AS-IS : Default Setting ]

- Kubernetes API server component logs (api) – kube-apiserver-<nnn...>
- Audit (audit) – kube-apiserver-audit-<nnn...>
- Authenticator (authenticator) – authenticator-<nnn...>
- Controller manager (controllerManager) – kube-controller-manager-<nnn...>
- Scheduler (scheduler) – kube-scheduler-<nnn...>
# 모든 로깅 활성화
aws eks update-cluster-config --region ap-northeast-2 --name $CLUSTER_NAME \
--logging '{"clusterLogging":[{"types":["api","audit","authenticator","controllerManager","scheduler"],"enabled":true}]}'
# 로그 그룹 확인
aws logs describe-log-groups | jq
# 로그 tail 확인 : aws logs tail help
aws logs tail /aws/eks/$CLUSTER_NAME/cluster | more
# 신규 로그를 바로 출력
aws logs tail /aws/eks/$CLUSTER_NAME/cluster --follow
# 필터 패턴
aws logs tail /aws/eks/$CLUSTER_NAME/cluster --filter-pattern <필터 패턴>
# 로그 스트림이름
aws logs tail /aws/eks/$CLUSTER_NAME/cluster --log-stream-name-prefix <로그 스트림 prefix> --follow
aws logs tail /aws/eks/$CLUSTER_NAME/cluster --log-stream-name-prefix kube-apiserver --follow
aws logs tail /aws/eks/$CLUSTER_NAME/cluster --log-stream-name-prefix kube-apiserver-audit --follow
aws logs tail /aws/eks/$CLUSTER_NAME/cluster --log-stream-name-prefix kube-scheduler --follow
aws logs tail /aws/eks/$CLUSTER_NAME/cluster --log-stream-name-prefix authenticator --follow
aws logs tail /aws/eks/$CLUSTER_NAME/cluster --log-stream-name-prefix kube-controller-manager --follow
aws logs tail /aws/eks/$CLUSTER_NAME/cluster --log-stream-name-prefix cloud-controller-manager --follow
kubectl scale deployment -n kube-system coredns --replicas=1
kubectl scale deployment -n kube-system coredns --replicas=2
# 시간 지정: 1초(s) 1분(m) 1시간(h) 하루(d) 한주(w)
aws logs tail /aws/eks/$CLUSTER_NAME/cluster --since 1h30m
# 짧게 출력
aws logs tail /aws/eks/$CLUSTER_NAME/cluster --since 1h30m --format short
[ TO-BE ]

Step2. CloudWatch Log Insights : 로그 그룹 선택 후 Run query - 링크
CloudWatch Log Insights | EKS Workshop
CloudWatch Logs Insights enables you to interactively search and analyze your log data in CloudWatch Logs. You can perform queries to help you more efficiently and effectively respond to operational issues. If an issue occurs, you can use CloudWatch Logs I
www.eksworkshop.com
# EC2 Instance가 NodeNotReady 상태인 로그 검색
fields @timestamp, @message
| filter @message like /NodeNotReady/
| sort @timestamp desc
# kube-apiserver-audit 로그에서 userAgent 정렬해서 아래 4개 필드 정보 검색
fields userAgent, requestURI, @timestamp, @message
| filter @logStream ~= "kube-apiserver-audit"
| stats count(userAgent) as count by userAgent
| sort count desc
#
fields @timestamp, @message
| filter @logStream ~= "kube-scheduler"
| sort @timestamp desc
#
fields @timestamp, @message
| filter @logStream ~= "authenticator"
| sort @timestamp desc
#
fields @timestamp, @message
| filter @logStream ~= "kube-controller-manager"
| sort @timestamp desc
Step3. 로깅 끄기
# EKS Control Plane 로깅(CloudWatch Logs) 비활성화
eksctl utils update-cluster-logging --cluster $CLUSTER_NAME --region ap-northeast-2 --disable-types all --approve
# 로그 그룹 삭제
aws logs delete-log-group --log-group-name /aws/eks/$CLUSTER_NAME/cluster
[ 실행 결과 - 한 눈에 보기 ]





▶ (참고) Control Plane metrics with Prometheus & CW Logs Insights 쿼리 - Docs
[ etcd Logging 참고 자료 ]
# 메트릭 패턴 정보 : metric_name{"tag"="value"[,...]} value
kubectl get --raw /metrics | more
- Managing etcd database size on Amazon EKS clusters - 링크
# How to monitor etcd database size?
kubectl get --raw /metrics | grep "apiserver_storage_size_bytes"
apiserver_storage_size_bytes{cluster="etcd-0"} 4.919296e+06
# CW Logs Insights 쿼리
fields @timestamp, @message, @logStream
| filter @logStream like /kube-apiserver-audit/
| filter @message like /mvcc: database space exceeded/
| limit 10
# How do I identify what is consuming etcd database space?
kubectl get --raw=/metrics | grep apiserver_storage_objects |awk '$2>100' |sort -g -k 2
kubectl get --raw=/metrics | grep apiserver_storage_objects |awk '$2>50' |sort -g -k 2
apiserver_storage_objects{resource="clusterrolebindings.rbac.authorization.k8s.io"} 78
apiserver_storage_objects{resource="clusterroles.rbac.authorization.k8s.io"} 92
# CW Logs Insights 쿼리 : Request volume - Requests by User Agent:
fields userAgent, requestURI, @timestamp, @message
| filter @logStream like /kube-apiserver-audit/
| stats count(*) as count by userAgent
| sort count desc
# CW Logs Insights 쿼리 : Request volume - Requests by Universal Resource Identifier (URI)/Verb:
filter @logStream like /kube-apiserver-audit/
| stats count(*) as count by requestURI, verb, user.username
| sort count desc
# Object revision updates
fields requestURI
| filter @logStream like /kube-apiserver-audit/
| filter requestURI like /pods/
| filter verb like /patch/
| filter count > 8
| stats count(*) as count by requestURI, responseStatus.code
| filter responseStatus.code not like /500/
| sort count desc
#
fields @timestamp, userAgent, responseStatus.code, requestURI
| filter @logStream like /kube-apiserver-audit/
| filter requestURI like /pods/
| filter verb like /patch/
| filter requestURI like /name_of_the_pod_that_is_updating_fast/
| sort @timestamp
- 로깅 끄기
# EKS Control Plane 로깅(CloudWatch Logs) 비활성화
eksctl utils update-cluster-logging --cluster $CLUSTER_NAME --region ap-northeast-2 --disable-types all --approve
# 로그 그룹 삭제
aws logs delete-log-group --log-group-name /aws/eks/$CLUSTER_NAME/cluster
[ 컨테이너 POD logging TEST ]
▶ NGINX 웹서버 배포 with Ingress(ALB) - Helm , resourcePreset
# NGINX 웹서버 배포
helm repo add bitnami https://charts.bitnami.com/bitnami
helm repo update
# 도메인, 인증서 확인
echo $MyDomain $CERT_ARN
# 파라미터 파일 생성
cat <<EOT > nginx-values.yaml
service:
type: NodePort
networkPolicy:
enabled: false
resourcesPreset: "nano"
ingress:
enabled: true
ingressClassName: alb
hostname: nginx.$MyDomain
pathType: Prefix
path: /
annotations:
alb.ingress.kubernetes.io/certificate-arn: $CERT_ARN
alb.ingress.kubernetes.io/group.name: study
alb.ingress.kubernetes.io/listen-ports: '[{"HTTPS":443}, {"HTTP":80}]'
alb.ingress.kubernetes.io/load-balancer-name: $CLUSTER_NAME-ingress-alb
alb.ingress.kubernetes.io/scheme: internet-facing
alb.ingress.kubernetes.io/ssl-redirect: "443"
alb.ingress.kubernetes.io/success-codes: 200-399
alb.ingress.kubernetes.io/target-type: ip
EOT
cat nginx-values.yaml
# 배포
helm install nginx bitnami/nginx --version 19.0.0 -f nginx-values.yaml
# 확인
kubectl get ingress,deploy,svc,ep nginx
kubectl describe deploy nginx # Resource - Limits/Requests 확인
kubectl get targetgroupbindings # ALB TG 확인
# 접속 주소 확인 및 접속
echo -e "Nginx WebServer URL = https://nginx.$MyDomain"
curl -s https://nginx.$MyDomain
kubectl stern deploy/nginx
혹은
kubectl logs deploy/nginx -f
# 반복 접속
while true; do curl -s https://nginx.$MyDomain | grep title; date; sleep 1; done
while true; do curl -s https://nginx.$MyDomain -I | head -n 1; date; sleep 1; done
[ 실행 결과 - 한 눈에 보기 ]


▶ 컨테이너 로그 환경의 로그는 표준 출력 stdout과 표준 에러 stderr로 보내는 것을 권고 - 링크
- 해당 권고에 따라 작성된 컨테이너 애플리케이션의 로그는 해당 파드 안으로 접속하지 않아도 사용자는 외부에서 kubectl logs 명령어로 애플리케이션 종류에 상관없이, 애플리케이션마다 로그 파일 위치에 상관없이, 단일 명령어로 조회 가능
# 로그 모니터링
kubectl stern deploy/nginx
혹은
kubectl logs deploy/nginx -f
# nginx 웹 접속 시도
# 컨테이너 로그 파일 위치 확인
kubectl exec -it deploy/nginx -- ls -l /opt/bitnami/nginx/logs/
total 0
lrwxrwxrwx 1 root root 11 Feb 18 13:35 access.log -> /dev/stdout
lrwxrwxrwx 1 root root 11 Feb 18 13:35 error.log -> /dev/stderr
(참고) nginx docker log collector 예시 - 링크 링크
RUN ln -sf /dev/stdout /opt/bitnami/nginx/logs/access.log
RUN ln -sf /dev/stderr /opt/bitnami/nginx/logs/error.log
# forward request and error logs to docker log collector
RUN ln -sf /dev/stdout /var/log/nginx/access.log \
&& ln -sf /dev/stderr /var/log/nginx/error.log
- 또한 종료된 파드의 로그는 kubectl logs로 조회 할 수 없다
- kubelet 기본 설정은 로그 파일의 최대 크기가 10Mi로 10Mi를 초과하는 로그는 전체 로그 조회가 불가능함 (파일 갯수 5개)
# AL2 경우
cat /etc/kubernetes/kubelet-config.yaml
...
containerLogMaxSize: 10Mi
- kubelet 구성 파일 경로 : --config-dir=/etc/kubernetes/kubelet.conf.d - Docs , Ref
- AL2023에서는 설정 방법 변경 - Docs ( containerLogMaxSize , containerLogMaxFiles , containerLogMaxWorkers )
4. Container Insights metrics in Amazon CloudWatch & Fluent Bit (Logs)
[ 배경 지식 - 요약 ]
4-1. CCI(CloudWatch Container Insights) 란? - 참조 Link
- DevOps 엔지니어, 개발자, SRE 및 IT 관리자에게 컨테이너화된 애플리케이션과 마이크로서비스 환경에 대한 기본 제공 가시성을 제공하는 완벽하게 관리되는 모니터링 및 관찰 서비스
☞ 주요이점
1) 최소한의 노력으로 Kubernetes 클러스터의 문제를 모니터링, 격리 및 진단할 수 있다.
2) Cloud Watch 사용 시, API 서버 및 etcd와 같은 Kubernetes 제어 평면 구성 요소에서 추가 원격 측정을 제공하여 더 빠른 문제 격리 및 문제 해결 방안을 제공해 준다. ( 범위 : 포드당, 컨테이너당 및 Kube-State 메트릭을 포함하여 컨테이너 수준까지 )
3) Kube-state 도구를 사용하면,
- Kubernetes 클러스터의 핵심 구성 요소와 전반적인 상태에 대한 전체적인 가시성 확보로 다양한 클러스터 계층에서 시각적으로 드릴다운 및 드릴업하여 개별 컨테이너의 메모리 누수와 같은 문제도 보다 쉽게 인지 및 조치할 수 있도록 도와줌
- 모니터링 되지 않는 항목에 알람을 설정하거나, 더 많은 리소스를 할당하여 위험을 사전 식별하고 조치를 취할 수 있도록 돕는다.
[ More ... ]
▶ collect, aggregate, and summarize metrics and logs from your containerized applications and microservices - 링크 Docs
Container Insights - Amazon CloudWatch
Container Insights Use CloudWatch Container Insights to collect, aggregate, and summarize metrics and logs from your containerized applications and microservices. Container Insights is available for Amazon Elastic Container Service (Amazon ECS), Amazon Ela
docs.aws.amazon.com
- CloudWatch Container Insight는 컨테이너형 애플리케이션 및 마이크로 서비스에 대한 모니터링, 트러블 슈팅 및 알람을 위한 완전 관리형 관측 서비스입니다.
- CloudWatch 콘솔에서 자동화된 대시보드를 통해 container metrics, Prometeus metrics, application logs 및 performance log events를 탐색, 분석 및 시각화할 수 있습니다.
- CloudWatch Container Insight는 CPU, 메모리, 디스크 및 네트워크와 같은 인프라 메트릭을 자동으로 수집합니다.
- EKS 클러스터의 crashloop backoffs와 같은 진단 정보를 제공하여 문제를 격리하고 신속하게 해결할 수 있도록 지원합니다.
- 이러한 대시보드는 Amazon ECS, Amazon EKS, AWS ECS Fargate 그리고 EC2 위에 구동되는 k8s 클러스터에서 사용 가능합니다.

4-2. Fluent-Bit
☞ Fluent Bit (as a DaemonSet to send logs to CloudWatch Logs) Integration in CloudWatch Container Insights for EKS - Docs Blog Fluentd TS , Workshop1 , Workshop2
[ 개념도 ]

[ 주요 기능 ]
1. 수집
- 데몬셋으로 동작시키고, 아래 3가지 종류의 로그를 CloudWatch Logs 에 전송
- /aws/containerinsights/*Cluster_Name*/application : 로그 소스(All log files in /var/log/containers), 각 컨테이너/파드 로그
- /aws/containerinsights/*Cluster_Name*/host : 로그 소스(Logs from /var/log/dmesg, /var/log/secure, and /var/log/messages), 노드(호스트) 로그
- /aws/containerinsights/*Cluster_Name*/dataplane : 로그 소스(/var/log/journal for kubelet.service, kubeproxy.service, and docker.service), 쿠버네티스 데이터플레인 로그
2. 저장
- CloudWatch Logs 에 로그를 저장, 로그 그룹 별 로그 보존 기간 설정 가능
3. 시각화
- CloudWatch 의 Logs Insights 를 사용하여 대상 로그를 분석하고, CloudWatch 의 대시보드로 시각화
4-3. 실습 및 기능이해
▶ (사전 확인) 노드의 로그 확인
Step1. application 로그 소스(All log files in /var/log/containers → 심볼릭 링크 /var/log/pods/<컨테이너>, 각 컨테이너/파드 로그
# 로그 위치 확인
#ssh ec2-user@$N1 sudo tree /var/log/containers
#ssh ec2-user@$N1 sudo ls -al /var/log/containers
for node in $N1 $N2 $N3; do echo ">>>>> $node <<<<<"; ssh ec2-user@$node sudo tree /var/log/containers; echo; done
for node in $N1 $N2 $N3; do echo ">>>>> $node <<<<<"; ssh ec2-user@$node sudo ls -al /var/log/containers; echo; done
# 개별 파드 로그 확인 : 아래 각자 디렉터리 경로는 다름
ssh ec2-user@$N1 sudo tail -f /var/log/pods/default_nginx-685c67bc9-pkvzd_69b28caf-7fe2-422b-aad8-f1f70a206d9e/nginx/0.log
Step2. host 로그 소스(Logs from /var/log/dmesg, /var/log/secure, and /var/log/messages), 노드(호스트) 로그
# 로그 위치 확인
#ssh ec2-user@$N1 sudo tree /var/log/ -L 1
#ssh ec2-user@$N1 sudo ls -la /var/log/
for node in $N1 $N2 $N3; do echo ">>>>> $node <<<<<"; ssh ec2-user@$node sudo tree /var/log/ -L 1; echo; done
for node in $N1 $N2 $N3; do echo ">>>>> $node <<<<<"; ssh ec2-user@$node sudo ls -la /var/log/; echo; done
# 호스트 로그 확인
#ssh ec2-user@$N1 sudo tail /var/log/dmesg
#ssh ec2-user@$N1 sudo tail /var/log/secure
#ssh ec2-user@$N1 sudo tail /var/log/messages
for log in dmesg secure messages; do echo ">>>>> Node1: /var/log/$log <<<<<"; ssh ec2-user@$N1 sudo tail /var/log/$log; echo; done
for log in dmesg secure messages; do echo ">>>>> Node2: /var/log/$log <<<<<"; ssh ec2-user@$N2 sudo tail /var/log/$log; echo; done
for log in dmesg secure messages; do echo ">>>>> Node3: /var/log/$log <<<<<"; ssh ec2-user@$N3 sudo tail /var/log/$log; echo; done
Step3. dataplane 로그 소스(/var/log/journal for kubelet.service, kubeproxy.service, and docker.service), 쿠버네티스 데이터플레인 로그
# 로그 위치 확인
#ssh ec2-user@$N1 sudo tree /var/log/journal -L 1
#ssh ec2-user@$N1 sudo ls -la /var/log/journal
for node in $N1 $N2 $N3; do echo ">>>>> $node <<<<<"; ssh ec2-user@$node sudo tree /var/log/journal -L 1; echo; done
# 저널 로그 확인 - 링크
ssh ec2-user@$N3 sudo journalctl -x -n 200
ssh ec2-user@$N3 sudo journalctl -f
[ 실행 결과 - 한 눈에 보기 ]


▶ CloudWatch Container observability 설치 - Docs , Link cloudwatch-agent & fluent-bit - 링크 & Setting up Fluent Bit - Docs
# IRSA 설정
eksctl create iamserviceaccount \
--name cloudwatch-agent \
--namespace amazon-cloudwatch --cluster $CLUSTER_NAME \
--role-name $CLUSTER_NAME-cloudwatch-agent-role \
--attach-policy-arn arn:aws:iam::aws:policy/CloudWatchAgentServerPolicy \
--role-only \
--approve
# addon 배포
aws eks create-addon --addon-name amazon-cloudwatch-observability --cluster-name $CLUSTER_NAME --service-account-role-arn arn:aws:iam::$ACCOUNT_ID:role/$CLUSTER_NAME-cloudwatch-agent-role
aws eks create-addon --addon-name amazon-cloudwatch-observability --cluster-name myeks --service-account-role-arn arn:aws:iam::<IAM User Account ID직접 입력>:role/myeks-cloudwatch-agent-role
# addon 확인
aws eks list-addons --cluster-name myeks --output table
# 설치 확인
kubectl get crd | grep -i cloudwatch
kubectl get-all -n amazon-cloudwatch
kubectl get ds,pod,cm,sa,amazoncloudwatchagent -n amazon-cloudwatch
kubectl describe clusterrole cloudwatch-agent-role amazon-cloudwatch-observability-manager-role # 클러스터롤 확인
kubectl describe clusterrolebindings cloudwatch-agent-role-binding amazon-cloudwatch-observability-manager-rolebinding # 클러스터롤 바인딩 확인
kubectl -n amazon-cloudwatch logs -l app.kubernetes.io/component=amazon-cloudwatch-agent -f # 파드 로그 확인
kubectl -n amazon-cloudwatch logs -l k8s-app=fluent-bit -f # 파드 로그 확인
# cloudwatch-agent 설정 확인
kubectl describe cm cloudwatch-agent -n amazon-cloudwatch
kubectl get cm cloudwatch-agent -n amazon-cloudwatch -o jsonpath="{.data.cwagentconfig\.json}" | jq
{
"agent": {
"region": "ap-northeast-2"
},
"logs": {
"metrics_collected": {
"application_signals": {
"hosted_in": "myeks"
},
"kubernetes": {
"cluster_name": "myeks",
"enhanced_container_insights": true
}
}
},
"traces": {
"traces_collected": {
"application_signals": {}
}
}
}
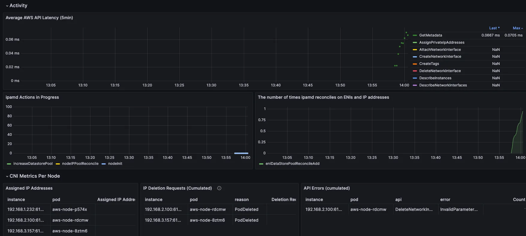
#Fluent bit 파드 수집하는 방법 : Volumes에 HostPath를 살펴보자! >> / 호스트 패스 공유??? 보안상 안전한가? 좀 더 범위를 좁힐수는 없을까요?
kubectl describe -n amazon-cloudwatch ds cloudwatch-agent
...
Volumes:
...
rootfs:
Type: HostPath (bare host directory volume)
Path: /
HostPathType:
# Fluent Bit 로그 INPUT/FILTER/OUTPUT 설정 확인 - 링크
## 설정 부분 구성 : application-log.conf , dataplane-log.conf , fluent-bit.conf , host-log.conf , parsers.conf
kubectl describe cm fluent-bit-config -n amazon-cloudwatch
...
application-log.conf:
----
[INPUT]
Name tail
Tag application.*
Exclude_Path /var/log/containers/cloudwatch-agent*, /var/log/containers/fluent-bit*, /var/log/containers/aws-node*, /var/log/containers/kube-proxy*
Path /var/log/containers/*.log
multiline.parser docker, cri
DB /var/fluent-bit/state/flb_container.db
Mem_Buf_Limit 50MB
Skip_Long_Lines On
Refresh_Interval 10
Rotate_Wait 30
storage.type filesystem
Read_from_Head ${READ_FROM_HEAD}
...
[FILTER]
Name kubernetes
Match application.*
Kube_URL https://kubernetes.default.svc:443
Kube_Tag_Prefix application.var.log.containers.
Merge_Log On
Merge_Log_Key log_processed
K8S-Logging.Parser On
K8S-Logging.Exclude Off
Labels Off
Annotations Off
Use_Kubelet On
Kubelet_Port 10250
Buffer_Size 0
[OUTPUT]
Name cloudwatch_logs
Match application.*
region ${AWS_REGION}
log_group_name /aws/containerinsights/${CLUSTER_NAME}/application
log_stream_prefix ${HOST_NAME}-
auto_create_group true
extra_user_agent container-insights
...
# Fluent Bit 파드가 수집하는 방법 : Volumes에 HostPath를 살펴보자!
kubectl describe -n amazon-cloudwatch ds fluent-bit
...
ssh ec2-user@$N1 sudo tree /var/log
ssh ec2-user@$N2 sudo tree /var/log
ssh ec2-user@$N3 sudo tree /var/log
[ 실행 결과 - 한 눈에 보기 ]



▶ [운영 서버 EC2] 로그 확인 : nginx 웹서버 - Docs
# 부하 발생
curl -s https://nginx.$MyDomain
yum install -y httpd
ab -c 500 -n 30000 https://nginx.$MyDomain/
# 파드 직접 로그 모니터링
kubectl stern deploy/nginx
- 로그 그룹 - Link → application → 로그 스트림 : nginx 필터링 ⇒ 클릭 후 확인 ⇒ ApacheBench 필터링 확인

- Logs Insights - Link
# Application log errors by container name : 컨테이너 이름별 애플리케이션 로그 오류
# 로그 그룹 선택 : /aws/containerinsights/<CLUSTER_NAME>/application
stats count() as error_count by kubernetes.container_name
| filter stream="stderr"
| sort error_count desc
# All Kubelet errors/warning logs for for a given EKS worker node
# 로그 그룹 선택 : /aws/containerinsights/<CLUSTER_NAME>/dataplane
fields @timestamp, @message, ec2_instance_id
| filter message =~ /.*(E|W)[0-9]{4}.*/ and ec2_instance_id="<YOUR INSTANCE ID>"
| sort @timestamp desc
# Kubelet errors/warning count per EKS worker node in the cluster
# 로그 그룹 선택 : /aws/containerinsights/<CLUSTER_NAME>/dataplane
fields @timestamp, @message, ec2_instance_id
| filter message =~ /.*(E|W)[0-9]{4}.*/
| stats count(*) as error_count by ec2_instance_id
# performance 로그 그룹
# 로그 그룹 선택 : /aws/containerinsights/<CLUSTER_NAME>/performance
# 노드별 평균 CPU 사용률
STATS avg(node_cpu_utilization) as avg_node_cpu_utilization by NodeName
| SORT avg_node_cpu_utilization DESC
# 파드별 재시작(restart) 카운트
STATS avg(number_of_container_restarts) as avg_number_of_container_restarts by PodName
| SORT avg_number_of_container_restarts DESC
# 요청된 Pod와 실행 중인 Pod 간 비교
fields @timestamp, @message
| sort @timestamp desc
| filter Type="Pod"
| stats min(pod_number_of_containers) as requested, min(pod_number_of_running_containers) as running, ceil(avg(pod_number_of_containers-pod_number_of_running_containers)) as pods_missing by kubernetes.pod_name
| sort pods_missing desc
# 클러스터 노드 실패 횟수
stats avg(cluster_failed_node_count) as CountOfNodeFailures
| filter Type="Cluster"
| sort @timestamp desc
# 파드별 CPU 사용량
stats pct(container_cpu_usage_total, 50) as CPUPercMedian by kubernetes.container_name
| filter Type="Container"
| sort CPUPercMedian desc
[ 실행 결과 - 한 눈에 보기 ]
☞ Fluentbit 을 통해 수집된 로그를 Cloudwatch > Log groups & Log Insight 기능을 통해 상세히 볼 수 있다!!



▶ 메트릭 확인 : CloudWatch → Insights → Container Insights : 우측 상단(Local Time Zone, 30분) ⇒ 리소스 : myeks 선택
a. Container map

b. 리소스 : 오른쪽 톱니바퀴 - Tx/Rx 클릭

c. 성능 모니터링 : [EKS] 클러스터, 노드, 네임스페이스, 서비스, 파드 등의 단위로 정보 출력
→ 각각 변경해서 확인해보자!

d. 성능 모니터링 → 파드 : 특정 파드 선택 후 우측 상단에 작업 클릭 후 View performance logs 선택

- CloudWatch Logs Insights 화면으로 리다이렉션됩니다. 쿼리를 통해, 원하는 로그를 확인 가능


[ 자원 정리 ]
☞ CloudWatch Container Observability 삭제
aws eks delete-addon --cluster-name $CLUSTER_NAME --addon-name amazon-cloudwatch-observability

☞ CloudWatch 로그 그룹 삭제
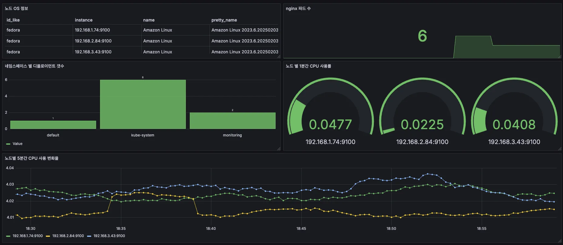
5. Metrics-server & kwatch & botkube
5-1. Metrics-Server
- kubelet으로부터 수집한 리소스 메트릭을 수집 및 집계하는 클러스터 애드온 구성 요소 - EKS Github Docs CMD
- cAdvisor : kubelet에 포함된 컨테이너 메트릭을 수집, 집계, 노출하는 데몬

# 배포 : addon 으로 배포되어 있음
## kubectl apply -f https://github.com/kubernetes-sigs/metrics-server/releases/latest/download/components.yaml
# 메트릭 서버 확인 : 메트릭은 15초 간격으로 cAdvisor를 통하여 가져옴
kubectl get pod -n kube-system -l app.kubernetes.io/name=metrics-server
kubectl api-resources | grep metrics
kubectl get apiservices |egrep '(AVAILABLE|metrics)'
# 노드 메트릭 확인
kubectl top node
# 파드 메트릭 확인
kubectl top pod -A
kubectl top pod -n kube-system --sort-by='cpu'
kubectl top pod -n kube-system --sort-by='memory'
5-2. Kwatch
- kwatch helps you monitor all changes in your Kubernetes(K8s) cluster, detects crashes in your running apps in realtime, and publishes notifications to your channels (Slack, Discord, etc.) instantly - 링크 Helm Blog
Step1. 기본 구성
# 닉네임
NICK=<각자 자신의 닉네임>
NICK=gasida
# configmap 생성
cat <<EOF | kubectl apply -f -
apiVersion: v1
kind: Namespace
metadata:
name: kwatch
---
apiVersion: v1
kind: ConfigMap
metadata:
name: kwatch
namespace: kwatch
data:
config.yaml: |
alert:
slack:
webhook: 'https://hooks.slack.com/services/[비밀입니다~^^;]'
title: $NICK-eks
pvcMonitor:
enabled: true
interval: 5
threshold: 70
EOF
# 배포
kubectl apply -f https://raw.githubusercontent.com/abahmed/kwatch/v0.8.5/deploy/deploy.yaml
## kubectl apply -f https://raw.githubusercontent.com/abahmed/kwatch/v0.10.1/deploy/deploy.yaml
Step2. 잘못된 이미지 배포 및 테스트
# 터미널1
watch kubectl get pod
# 잘못된 이미지 정보의 파드 배포
cat <<EOF | kubectl apply -f -
apiVersion: v1
kind: Pod
metadata:
name: nginx-19
spec:
containers:
- name: nginx-pod
image: nginx:1.19.19 # 존재하지 않는 이미지 버전
EOF
kubectl get events -w
# 이미지 업데이트 방안2 : set 사용 - iamge 등 일부 리소스 값을 변경 가능!
kubectl set
kubectl set image pod nginx-19 nginx-pod=nginx:1.19
# 삭제
kubectl delete pod nginx-19
# (옵션) 노드1번 강제 재부팅 해보기
ssh $N1 sudo reboot
※ 자원 정리
kubectl delete -f https://raw.githubusercontent.com/abahmed/kwatch/v0.8.5/deploy/deploy.yaml
6. 프로메테우스-스택
6-1. 프로메테우스 소개
▶ Prometheus is an open-source systems monitoring and alerting toolkit originally built at SoundCloud
[ 주요 제공 기능 ]
- a multi-dimensional data model with time series data(=TSDB, 시계열 데이터베이스) identified by metric name and key/value pairs
- PromQL, a flexible query language to leverage this dimensionality
- no reliance on distributed storage; single server nodes are autonomous - Docs
- time series collection happens via a pull model over HTTP - Q&A ⇒ 질문 Push 와 Pull 수집 방식 장단점?
- pushing time series is supported via an intermediary gateway
- targets are discovered via service discovery or static configuration
- multiple modes of graphing and dashboarding support

[ 메트릭에 대한 이해 ]
- 메트릭은 일반인이 이해하기 쉬운 수치적 측정입니다. 시계열이라는 용어는 시간에 따른 변화를 기록하는 것을 말합니다. 사용자가 측정하고자 하는 것은 애플리케이션마다 다릅니다. 웹 서버의 경우 요청 시간이 될 수 있고, 데이터베이스의 경우 활성 연결 또는 활성 쿼리 수가 될 수 있습니다.
- Metrics are numerical measurements in layperson terms. The term time series refers to the recording of changes over time. What users want to measure differs from application to application. For a web server, it could be request times; for a database, it could be the number of active connections or active queries, and so on.

참고 ) 프로메테우스 3.0 출시 : 2.0, 2.18 버전 대비 처리 성능(CPU/Mem) 향상 - Blog , DevOcean , GeekNews , Youtube
6-2. 프로메테우스 설치 및 구성
▶ [운영서버 EC2] 프로메테우스 직접 설치 - Docs
※ 수동설치 수행은 설정의 번거로움 및 원리/구성 파악하는 정도로 하고, Stack 통해 설치하도록 하자!!
Step1. 프로메테우스 설치
# 최신 버전 다운로드
wget https://github.com/prometheus/prometheus/releases/download/v3.2.0/prometheus-3.2.0.linux-amd64.tar.gz
# 압축 해제
tar -xvf prometheus-3.2.0.linux-amd64.tar.gz
cd prometheus-3.2.0.linux-amd64
ls -l
#
mv prometheus /usr/local/bin/
mv promtool /usr/local/bin/
mkdir -p /etc/prometheus /var/lib/prometheus
mv prometheus.yml /etc/prometheus/
cat /etc/prometheus/prometheus.yml
#
useradd --no-create-home --shell /sbin/nologin prometheus
chown -R prometheus:prometheus /etc/prometheus /var/lib/prometheus
chown prometheus:prometheus /usr/local/bin/prometheus /usr/local/bin/promtool
#
tee /etc/systemd/system/prometheus.service > /dev/null <<EOF
[Unit]
Description=Prometheus
Wants=network-online.target
After=network-online.target
[Service]
User=prometheus
Group=prometheus
Type=simple
ExecStart=/usr/local/bin/prometheus \
--config.file=/etc/prometheus/prometheus.yml \
--storage.tsdb.path=/var/lib/prometheus \
--web.listen-address=0.0.0.0:9090
[Install]
WantedBy=multi-user.target
EOF
#
systemctl daemon-reload
systemctl enable --now prometheus
systemctl status prometheus
ss -tnlp
#
curl localhost:9090/metrics
echo -e "http://$(curl -s ipinfo.io/ip):9090"
Step2. node_exporter 설치 - Github
# Node Exporter 최신 버전 다운로드
cd ~
wget https://github.com/prometheus/node_exporter/releases/download/v1.9.0/node_exporter-1.9.0.linux-amd64.tar.gz
tar xvfz node_exporter-1.9.0.linux-amd64.tar.gz
cd node_exporter-1.9.0.linux-amd64
cp node_exporter /usr/local/bin/
#
groupadd -f node_exporter
useradd -g node_exporter --no-create-home --shell /sbin/nologin node_exporter
chown node_exporter:node_exporter /usr/local/bin/node_exporter
#
tee /etc/systemd/system/node_exporter.service > /dev/null <<EOF
[Unit]
Description=Node Exporter
Documentation=https://prometheus.io/docs/guides/node-exporter/
Wants=network-online.target
After=network-online.target
[Service]
User=node_exporter
Group=node_exporter
Type=simple
Restart=on-failure
ExecStart=/usr/local/bin/node_exporter \
--web.listen-address=:9200
[Install]
WantedBy=multi-user.target
EOF
# 데몬 실행
systemctl daemon-reload
systemctl enable --now node_exporter
systemctl status node_exporter
ss -tnlp
#
curl localhost:9200/metrics
Step3. prometheus 설정에 수집 대상 target (node_exporter) 추가
# prometheus.yml 수정
cat << EOF >> /etc/prometheus/prometheus.yml
- job_name: 'node_exporter'
static_configs:
- targets: ["127.0.0.1:9200"]
labels:
alias: 'myec2'
EOF
# prometheus 데몬 재기동
systemctl restart prometheus.service
systemctl status prometheus
Step4. prometheus 웹에서 target 확인 및 node 로 시작되는 메트릭 쿼리 해보기
rate(node_cpu_seconds_total{mode="system"}[1m])
node_filesystem_avail_bytes
rate(node_network_receive_bytes_total[1m])
▶ 프로메테우스-스택 설치 : 모니터링에 필요한 여러 요소를 단일 차트(스택)으로 제공 ← 시각화(그라파나), 이벤트 메시지 정책(경고 임계값/수준) 등 - Helm
- kube-prometheus-stack collects Kubernetes manifests, Grafana dashboards, and Prometheus rules combined with documentation and scripts to provide easy to operate end-to-end Kubernetes cluster monitoring with Prometheus using the Prometheus Operator.
※ 주의 : Annotation 에서 alb.ingress.kubernetes.io/load-balancer-name 은 자신의 자원명에 맞게 수정할 것!!
( In my case, alb.ingress.kubernetes.io/load-balancer-name= myeks-kyukim-ingress-alb )
# 모니터링
watch kubectl get pod,pvc,svc,ingress -n monitoring
# repo 추가
helm repo add prometheus-community https://prometheus-community.github.io/helm-charts
# 파라미터 파일 생성
cat <<EOT > monitor-values.yaml
prometheus:
prometheusSpec:
scrapeInterval: "15s"
evaluationInterval: "15s"
podMonitorSelectorNilUsesHelmValues: false
serviceMonitorSelectorNilUsesHelmValues: false
retention: 5d
retentionSize: "10GiB"
storageSpec:
volumeClaimTemplate:
spec:
storageClassName: gp3
accessModes: ["ReadWriteOnce"]
resources:
requests:
storage: 30Gi
ingress:
enabled: true
ingressClassName: alb
hosts:
- prometheus.$MyDomain
paths:
- /*
annotations:
alb.ingress.kubernetes.io/scheme: internet-facing
alb.ingress.kubernetes.io/target-type: ip
alb.ingress.kubernetes.io/listen-ports: '[{"HTTPS":443}, {"HTTP":80}]'
alb.ingress.kubernetes.io/certificate-arn: $CERT_ARN
alb.ingress.kubernetes.io/success-codes: 200-399
alb.ingress.kubernetes.io/load-balancer-name: myeks-kyukim-ingress-alb
alb.ingress.kubernetes.io/group.name: study
alb.ingress.kubernetes.io/ssl-redirect: '443'
grafana:
defaultDashboardsTimezone: Asia/Seoul
adminPassword: prom-operator
ingress:
enabled: true
ingressClassName: alb
hosts:
- grafana.$MyDomain
paths:
- /*
annotations:
alb.ingress.kubernetes.io/scheme: internet-facing
alb.ingress.kubernetes.io/target-type: ip
alb.ingress.kubernetes.io/listen-ports: '[{"HTTPS":443}, {"HTTP":80}]'
alb.ingress.kubernetes.io/certificate-arn: $CERT_ARN
alb.ingress.kubernetes.io/success-codes: 200-399
alb.ingress.kubernetes.io/load-balancer-name: myeks-kyukim-ingress-alb
alb.ingress.kubernetes.io/group.name: study
alb.ingress.kubernetes.io/ssl-redirect: '443'
persistence:
enabled: true
type: sts
storageClassName: "gp3"
accessModes:
- ReadWriteOnce
size: 20Gi
alertmanager:
enabled: false
defaultRules:
create: false
kubeControllerManager:
enabled: false
kubeEtcd:
enabled: false
kubeScheduler:
enabled: false
prometheus-windows-exporter:
prometheus:
monitor:
enabled: false
EOT
cat monitor-values.yaml
# 배포
helm install kube-prometheus-stack prometheus-community/kube-prometheus-stack --version 69.3.1 \
-f monitor-values.yaml --create-namespace --namespace monitoring
# 확인
## alertmanager-0 : 사전에 정의한 정책 기반(예: 노드 다운, 파드 Pending 등)으로 시스템 경고 메시지를 생성 후 경보 채널(슬랙 등)로 전송
## grafana-0 : 프로메테우스는 메트릭 정보를 저장하는 용도로 사용하며, 그라파나로 시각화 처리
## prometheus-0 : 모니터링 대상이 되는 파드는 ‘exporter’라는 별도의 사이드카 형식의 파드에서 모니터링 메트릭을 노출, pull 방식으로 가져와 내부의 시계열 데이터베이스에 저장
## node-exporter : 노드익스포터는 물리 노드에 대한 자원 사용량(네트워크, 스토리지 등 전체) 정보를 메트릭 형태로 변경하여 노출
## operator : 시스템 경고 메시지 정책(prometheus rule), 애플리케이션 모니터링 대상 추가 등의 작업을 편리하게 할수 있게 CRD 지원
## kube-state-metrics : 쿠버네티스의 클러스터의 상태(kube-state)를 메트릭으로 변환하는 파드
helm list -n monitoring
kubectl get sts,ds,deploy,pod,svc,ep,ingress,pvc,pv -n monitoring
kubectl get-all -n monitoring
kubectl get prometheus,servicemonitors -n monitoring
kubectl get crd | grep monitoring
kubectl df-pv
# 프로메테우스 버전 확인
echo -e "https://prometheus.$MyDomain/api/v1/status/buildinfo"
open https://prometheus.$MyDomain/api/v1/status/buildinfo # macOS
kubectl exec -it sts/prometheus-kube-prometheus-stack-prometheus -n monitoring -c prometheus -- prometheus --version
prometheus, version 3.1.0 (branch: HEAD, revision: 7086161a93b262aa0949dbf2aba15a5a7b13e0a3)
...
# 프로메테우스 웹 접속
echo -e "https://prometheus.$MyDomain"
open "https://prometheus.$MyDomain" # macOS
# 그라파나 웹 접속
echo -e "https://grafana.$MyDomain"
open "https://grafana.$MyDomain" # macOS
[ 참고 ] kube-controller-manager, etcd, kube-scheduler 수집 불가? - 구글링 , AWS_Docs

- 프로메테우스 웹 → Status → Targets 확인 : kube-controller-manager, etcd, kube-scheduler 확인

[ 참고 - helm 설치 & 삭제 ]
- Blog link \

# helm 삭제
helm uninstall -n monitoring kube-prometheus-stack
# crd 삭제
kubectl delete crd alertmanagerconfigs.monitoring.coreos.com
kubectl delete crd alertmanagers.monitoring.coreos.com
kubectl delete crd podmonitors.monitoring.coreos.com
kubectl delete crd probes.monitoring.coreos.com
kubectl delete crd prometheuses.monitoring.coreos.com
kubectl delete crd prometheusrules.monitoring.coreos.com
kubectl delete crd servicemonitors.monitoring.coreos.com
kubectl delete crd thanosrulers.monitoring.coreos.com
[ 실행 결과 -한 눈에 보기 ]




♣ [도전과제] AWS EKS Control Plane 의 scheduler 과 controller-manager 메트릭을 오픈소스 프로메테우스에서 수집하게 설정 - AWS_Docs
▶ [Amazon EKS] AWS CNI Metrics 수집을 위한 사전 설정 - 링크
# PodMonitor 배포
cat <<EOF | kubectl create -f -
apiVersion: monitoring.coreos.com/v1
kind: PodMonitor
metadata:
name: aws-cni-metrics
namespace: kube-system
spec:
jobLabel: k8s-app
namespaceSelector:
matchNames:
- kube-system
podMetricsEndpoints:
- interval: 30s
path: /metrics
port: metrics
selector:
matchLabels:
k8s-app: aws-node
EOF
# PodMonitor 확인
kubectl get podmonitor -n kube-system
kubectl get podmonitor -n kube-system aws-cni-metrics -o yaml | kubectl neat
# metrics url 접속 확인
curl -s $N1:61678/metrics | grep '^awscni'
awscni_add_ip_req_count 10
awscni_assigned_ip_addresses 8
awscni_assigned_ip_per_cidr{cidr="192.168.1.117/32"} 1
awscni_assigned_ip_per_cidr{cidr="192.168.1.131/32"} 1
awscni_assigned_ip_per_cidr{cidr="192.168.1.184/32"} 1
awscni_assigned_ip_per_cidr{cidr="192.168.1.210/32"} 0
awscni_assigned_ip_per_cidr{cidr="192.168.1.243/32"} 1
awscni_assigned_ip_per_cidr{cidr="192.168.1.247/32"} 1
awscni_assigned_ip_per_cidr{cidr="192.168.1.38/32"} 1
...



[ 심화 질문 ]
Q. ServiceMonitor vs PodMonitor 은 어떤 차이가 있을까?
A. https://github.com/prometheus-operator/prometheus-operator/issues/3119
▶ 프로메테우스 기본 사용 : 모니터링 그래프
- 모니터링 대상이 되는 서비스는 일반적으로 자체 웹 서버의 /metrics 엔드포인트 경로에 다양한 메트릭 정보를 노출
- 이후 프로메테우스는 해당 경로에 http get 방식으로 메트릭 정보를 가져와 TSDB 형식으로 저장
# 아래 처럼 프로메테우스가 각 서비스의 포트 접속하여 메트릭 정보를 수집
kubectl get node -owide
kubectl get svc,ep -n monitoring kube-prometheus-stack-prometheus-node-exporter
# (노드 익스포터 경우) 노드의 9100번 포트의 /metrics 접속 시 다양한 메트릭 정보를 확인할수 있음 : 마스터 이외에 워커노드도 확인 가능
ssh ec2-user@$N1 curl -s localhost:9100/metrics
- 프로메테우스 ingress 도메인으로 웹 접속
# ingress 확인
kubectl get ingress -n monitoring kube-prometheus-stack-prometheus
kubectl describe ingress -n monitoring kube-prometheus-stack-prometheus
# 프로메테우스 ingress 도메인으로 웹 접속
echo -e "Prometheus Web URL = https://prometheus.$MyDomain"
open "https://prometheus.$MyDomain" macOS
# 웹 상단 주요 메뉴 설명
1. 쿼리(Query) : 프로메테우스 자체 검색 언어 PromQL을 이용하여 메트릭 정보를 조회 -> 단순한 그래프 형태 조회
2. 경고(Alerts) : 사전에 정의한 시스템 경고 정책(Prometheus Rules)에 대한 상황
3. 상태(Status) : 경고 메시지 정책(Rules), 모니터링 대상(Targets) 등 다양한 프로메테우스 설정 내역을 확인 > 버전 정ㅗ

- 쿼리 입력 옵션

- Use local time : 출력 시간을 로컬 타임으로 변경
- Enable query history : PromQL 쿼리 히스토리 활성화
- Enable autocomplete : 자동 완성 기능 활성화
- Enable highlighting : 하이라이팅 기능 활성화
- Enable linter : 문법 오류 감지, 자동 코스 스타일 체크
- Statues → 프로메테우스 설정(Configuration) 확인 : Status → Runtime & Build Information 클릭
- Storage retention : 5d or 10GiB → 메트릭 저장 기간이 5일 경과 혹은 10GiB 이상 시 오래된 것부터 삭제 ⇒ helm 파라미터에서 수정 가능
- Statues → 프로메테우스 설정(Configuration) 확인 : Status → Command-Line Flags 클릭
- -log.level : info
- -storage.tsdb.retention.size : 10GiB
- -storage.tsdb.retention.time : 5d
- Statues → 프로메테우스 설정(Configuration) 확인 : Status → Configuration

- job name 을 기준으로 scraping
global:
scrape_interval: 15s # 메트릭 가져오는(scrape) 주기
scrape_timeout: 10s # 메트릭 가져오는(scrape) 타임아웃
evaluation_interval: 15s # alert 보낼지 말지 판단하는 주기
...
- job_name: serviceMonitor/monitoring/kube-prometheus-stack-prometheus-node-exporter/0
scrape_interval: 30s
scrape_timeout: 10s
metrics_path: /metrics
scheme: http
...
relabel_configs:
- source_labels: [job]
separator: ;
target_label: __tmp_prometheus_job_name
replacement: $1
action: replace
- source_labels: [__meta_kubernetes_service_label_app_kubernetes_io_instance, __meta_kubernetes_service_labelpresent_app_kubernetes_io_instance]
separator: ;
regex: (kube-prometheus-stack);true
replacement: $1
action: keep
- source_labels: [__meta_kubernetes_service_label_app_kubernetes_io_name, __meta_kubernetes_service_labelpresent_app_kubernetes_io_name]
separator: ;
regex: (prometheus-node-exporter);true
replacement: $1
action: keep
...
kubernetes_sd_configs: # 서비스 디스커버리(SD) 방식을 이용하고, 파드의 엔드포인트 List 자동 반영
- role: endpoints # 서비스에 연결된 엔드포인트(Pod IP + Port) 탐색
kubeconfig_file: "" # Prometheus가 실행 중인 환경의 기본 kubeconfig 사용
follow_redirects: true # 엔드포인트를 변경할 경우 이를 따라감
enable_http2: true
namespaces:
own_namespace: false # 자신이 실행 중인 네임스페이스가 아닌 곳에서도 탐색 가능
names:
- monitoring # 서비스 엔드포인트가 속한 네임 스페이스 이름을 지정 : monitoring 네임스페이스에 있는 서비스만 타겟팅, 서비스 네임스페이스가 속한 포트 번호를 구분하여 메트릭 정보를 가져옴
...
- job_name: podMonitor/kube-system/aws-cni-metrics/0
honor_timestamps: true
...
relabel_configs:
- source_labels: [job]
separator: ;
target_label: __tmp_prometheus_job_name
replacement: $1
action: replace # job 라벨 값을 __tmp_prometheus_job_name에 저장
- source_labels: [__meta_kubernetes_pod_label_k8s_app, __meta_kubernetes_pod_labelpresent_k8s_app]
separator: ;
regex: (aws-node);true
replacement: $1
action: keep # Pod의 k8s_app 라벨 값이 aws-node인 경우만 유지
...
kubernetes_sd_configs:
- role: pod # 클러스터 내 모든 개별 Pod 탐색
kubeconfig_file: ""
follow_redirects: true
enable_http2: true
namespaces:
own_namespace: false
names:
- kube-system
...
- 전체 메트릭 대상(Targets) 확인 : Status → Target health
- 해당 스택은 ‘노드-익스포터’, cAdvisor, 쿠버네티스 전반적인 현황 이외에 다양한 메트릭을 포함
- 현재 각 Target 클릭 시 메트릭 정보 확인 : 아래 예시
# serviceMonitor/monitoring/kube-prometheus-stack-kube-proxy/0 (3/3 up) 중 노드1에 Endpoint 접속 확인 (접속 주소는 실습 환경에 따라 다름)
ssh $N1 curl -s http://localhost:10249/metrics
rest_client_response_size_bytes_bucket{host="006fc3f3f0730a7fb3fdb3181f546281.gr7.ap-northeast-2.eks.amazonaws.com",verb="POST",le="4.194304e+06"} 1
rest_client_response_size_bytes_bucket{host="006fc3f3f0730a7fb3fdb3181f546281.gr7.ap-northeast-2.eks.amazonaws.com",verb="POST",le="1.6777216e+07"} 1
rest_client_response_size_bytes_bucket{host="006fc3f3f0730a7fb3fdb3181f546281.gr7.ap-northeast-2.eks.amazonaws.com",verb="POST",le="+Inf"} 1
rest_client_response_size_bytes_sum{host="006fc3f3f0730a7fb3fdb3181f546281.gr7.ap-northeast-2.eks.amazonaws.com",verb="POST"} 626
rest_client_response_size_bytes_count{host="006fc3f3f0730a7fb3fdb3181f546281.gr7.ap-northeast-2.eks.amazonaws.com",verb="POST"} 1
...
# [운영서버 EC2] serviceMonitor/monitoring/kube-prometheus-stack-api-server/0 (2/2 up) 중 Endpoint 접속 확인 (접속 주소는 실습 환경에 따라 다름)
>> 해당 IP주소는 어디인가요?, 왜 apiserver endpoint는 2개뿐인가요? , 아래 메트릭 수집이 되게 하기 위해서는 어떻게 하면 될까요?
curl -s https://192.168.1.53/metrics | tail -n 5
...
# [운영서버 EC2] 그외 다른 타켓의 Endpoint 로 접속 확인 가능 : 예시) 아래는 coredns 의 Endpoint 주소 (접속 주소는 실습 환경에 따라 다름)
curl -s http://192.168.1.75:9153/metrics | tail -n 5
# TYPE process_virtual_memory_bytes gauge
process_virtual_memory_bytes 7.79350016e+08
# HELP process_virtual_memory_max_bytes Maximum amount of virtual memory available in bytes.
# TYPE process_virtual_memory_max_bytes gauge
process_virtual_memory_max_bytes 1.8446744073709552e+19

- 프로메테우스 설정(Configuration) 확인 : Status → Service Discovery : 모든 endpoint 로 도달 가능 시 자동 발견!, 도달 규칙은 설정Configuration 파일에 정의
- 예) serviceMonitor/monitoring/kube-prometheus-stack-apiserver/0 경우 해당 address="192.168.1.53:443" 도달 가능 시 자동 발견됨
- 메트릭을 그래프(Graph)로 조회 : Graph - 아래 PromQL 쿼리(전체 클러스터 노드의 CPU 사용량 합계)입력 후 조회 → Graph 확인
- 혹은 지구 아이콘(Metrics Explorer) 클릭 시 전체 메트릭 출력되며, 해당 메트릭 클릭해서 확인
node_cpu_seconds_total
node_cpu_seconds_total{mode="idle"}
(node_cpu_seconds_total{mode="idle"}[1m])
###########################################
# 노드 메트릭
node 입력 후 자동 출력되는 메트릭 확인 후 선택
node_boot_time_seconds
# kube 메트릭
kube 입력 후 자동 출력되는 메트릭 확인 후 선택


6-3. 프로메테우스 중급 쿼리 실습
☞ node-exporter , kube-state-metrics , kube-proxy

# Table 아래 쿼리 입력 후 Execute 클릭 -> Graph 확인
## 출력되는 메트릭 정보는 node-exporter 를 통해서 노드에서 수집된 정보
node_memory_Active_bytes
# 특정 노드(인스턴스) 필터링 : 아래 IP는 출력되는 자신의 인스턴스 PrivateIP 입력 후 Execute 클릭 -> Graph 확인
node_memory_Active_bytes{instance="192.168.1.105:9100"}

- kube-state-metrics (ksm) : k8s api 통해 k8s 오브젝트 정보 수집 - Link

# replicas's number
kube_deployment_status_replicas
kube_deployment_status_replicas_available
kube_deployment_status_replicas_available{deployment="coredns"}
# scale out
kubectl scale deployment -n kube-system coredns --replicas 3
# 확인
kube_deployment_status_replicas_available{deployment="coredns"}
# scale in
kubectl scale deployment -n kube-system coredns --replicas 1

- kube-proxy : Github → 이미 애플리케이션 내장으로 메트릭 노출 준비 설정됨! (아래 코드 설명 by ChatGPT) → coredns 도? https://coredns.io/plugins/metrics/
- Kubernetes의 kube-proxy에서 사용되는 성능 및 상태 모니터링을 위한 메트릭을 정의하는 코드이다.
- iptables, IPVS, NFTables 등 프록시 모드별로 적절한 메트릭을 등록 및 관리한다.
- Netfilter 기반의 패킷 통계(nfacct)도 지원하여 패킷 드롭 및 로컬 트래픽 모니터링 기능을 포함한다.
#
kubeproxy_sync_proxy_rules_iptables_total
kubeproxy_sync_proxy_rules_iptables_total{table="filter"}
kubeproxy_sync_proxy_rules_iptables_total{table="nat"}
kubeproxy_sync_proxy_rules_iptables_total{table="nat", instance="192.168.1.188:10249"}
[실행 결과 - 한눈에 보기 ]

☞ 애플리케이션 - NGINX 웹서버 애플리케이션 모니터링 설정 및 접속
- 서비스모니터 동작
☞ Service Monitor 가 endpoint 를 이용하여 Metric 정보를 수집하는 방식과 POD 정보를 Label selector 를 이용하여 수집하는 2가지 방식이 있다!!

- nginx 를 helm 설치 시 프로메테우스 익스포터 Exporter 옵션 설정 시 자동으로 nginx 를 프로메테우스 모니터링에 등록 가능!
- 프로메테우스 설정에서 nginx 모니터링 관련 내용을 서비스 모니터 CRD로 추가 가능!
- 기존 애플리케이션 파드에 프로메테우스 모니터링을 추가하려면 사이드카 방식을 사용하며 exporter 컨테이너를 추가! - KrBlog

Step1. nginx 웹 서버(with helm)에 metrics 수집 설정 추가 - Helm
# 모니터링
watch -d "kubectl get pod; echo; kubectl get servicemonitors -n monitoring"
# nginx 파드내에 컨테이너 갯수 확인
kubectl describe pod -l app.kubernetes.io/instance=nginx
# 파라미터 파일 생성 : 서비스 모니터 방식으로 nginx 모니터링 대상을 등록하고, export 는 9113 포트 사용
# The chart can deploy ServiceMonitor objects for integration with Prometheus Operator installations. To do so, set the value metrics.serviceMonitor.enabled=true.
cat <<EOT > nginx-values.yaml
metrics:
enabled: true
service:
port: 9113
serviceMonitor:
enabled: true
namespace: monitoring
interval: 10s
EOT
# 배포
helm upgrade nginx bitnami/nginx --reuse-values -f nginx-values.yaml
# 확인
kubectl get pod,svc,ep
kubectl get servicemonitor -n monitoring nginx
kubectl get servicemonitor -n monitoring nginx -o json | jq
kubectl get servicemonitor -n monitoring nginx -o yaml | kubectl neat
#
kubectl krew install view-secret
kubectl get secret -n monitoring
kubectl view-secret -n monitoring prometheus-kube-prometheus-stack-prometheus
kubectl view-secret -n monitoring prometheus-kube-prometheus-stack-prometheus | zcat | more
kubectl view-secret -n monitoring prometheus-kube-prometheus-stack-prometheus | zcat | grep nginx -A 20
# [운영서버 EC2] 메트릭 확인 >> 프로메테우스에서 Target 확인
## nginx sub_status url 접속해보기
NGINXIP=$(kubectl get pod -l app.kubernetes.io/instance=nginx -o jsonpath="{.items[0].status.podIP}")
curl -s http://$NGINXIP:9113/metrics # nginx_connections_active Y 값 확인해보기
curl -s http://$NGINXIP:9113/metrics | grep ^nginx_connections_active
# nginx 파드내에 컨테이너 갯수 확인 : metrics 컨테이너 확인
kubectl get pod -l app.kubernetes.io/instance=nginx
kubectl describe pod -l app.kubernetes.io/instance=nginx
# 접속 주소 확인 및 접속
echo -e "Nginx WebServer URL = https://nginx.$MyDomain"
curl -s https://nginx.$MyDomain
kubectl stern deploy/nginx
# 반복 접속
while true; do curl -s https://nginx.$MyDomain -I | head -n 1; date; sleep 1; done
Step2. 서비스 모니터링 생성 후 3분 정도 후에 프로메테우스 웹서버에서 State → Targets 에 nginx 서비스 모니터 추가 확인

- State → Configuration : nginx 검색 후 job 확인
[ 참고 ] job_name : serviceMonitor/monitoring/nginx/0
☞ 설정이 자동으로 반영되는 원리 : 주요 config 적용 필요 시 reloader 동작!
#
kubectl describe pod -n monitoring prometheus-kube-prometheus-stack-prometheus-0
...
config-reloader:
Container ID: containerd://55ef5f8170f20afd38c01f136d3e5674115b8593ce4c0c30c2f7557e702ee852
Image: quay.io/prometheus-operator/prometheus-config-reloader:v0.72.0
Image ID: quay.io/prometheus-operator/prometheus-config-reloader@sha256:89a6c7d3fd614ee1ed556f515f5ecf2dba50eec9af418ac8cd129d5fcd2f5c18
Port: 8080/TCP
Host Port: 0/TCP
Command:
/bin/prometheus-config-reloader
Args:
--listen-address=:8080
--reload-url=http://127.0.0.1:9090/-/reload
--config-file=/etc/prometheus/config/prometheus.yaml.gz
--config-envsubst-file=/etc/prometheus/config_out/prometheus.env.yaml
--watched-dir=/etc/prometheus/rules/prometheus-kube-prometheus-stack-prometheus-rulefiles-0
...
☞ 쿼리 : 애플리케이션, Graph → nginx_ 입력 시 다양한 메트릭 추가 확인 : nginx_connections_active 등
# nginx scale out : Targets 확인
kubectl scale deployment nginx --replicas 2
# 쿼리 Table -> Graph
nginx_up
sum(nginx_up)
nginx_http_requests_total
nginx_connections_active
[ 실행 결과 - 한 눈에 보기 ]




☞ 변경된 대상을 자동으로 config map에 반영하고, Prometheus 서버에 반영하는 역할을 reloader container 가 수행한다!!
- 프로메테우스 메트릭 종류 (4종) : Counter, Gauge, Histogram, Summary - Link Blog
- 게이지 Gauge : 특정 시점의 값을 표현하기 위해서 사용하는 메트릭 타입, CPU 온도나 메모리 사용량에 대한 현재 시점 값
- 카운터 Counter : 누적된 값을 표현하기 위해 사용하는 메트릭 타입, 증가 시 구간 별로 변화(추세) 확인, 계속 증가 → 함수 등으로 활용
- 서머리 Summary : 구간 내에 있는 메트릭 값의 빈도, 중앙값 등 통계적 메트릭
- 히스토그램 Histogram : 사전에 미리 정의한 구간 내에 있는 메트릭 값의 빈도를 측정 → 함수로 측정 포맷을 변경
- PromQL Query - Docs Operator Example
- Label Matchers : = , ! = , =~ 정규표현식
# 예시
node_memory_Active_bytes
node_memory_Active_bytes{instance="192.168.1.188:9100"}
node_memory_Active_bytes{instance!="192.168.1.188:9100"}
# 정규표현식
node_memory_Active_bytes{instance=~"192.168.+"}
node_memory_Active_bytes{instance=~"192.168.1.+"}
# 다수 대상
node_memory_Active_bytes{instance=~"192.168.1.188:9100|192.168.2.170:9100"}
node_memory_Active_bytes{instance!~"192.168.1.188:9100|192.168.2.170:9100"}
# 여러 조건 AND
kube_deployment_status_replicas_available{namespace="kube-system"}
kube_deployment_status_replicas_available{namespace="kube-system", deployment="coredns"}

- Binary Operators 이진 연산자 - Link
- 산술 이진 연산자 : + - * / * ^
- 비교 이진 연산자 : = = ! = > < > = < =
- 논리/집합 이진 연산자 : and 교집합 , or 합집합 , unless 차집합
# 산술 이진 연산자 : + - * / * ^
node_memory_Active_bytes
node_memory_Active_bytes/1024
node_memory_Active_bytes/1024/1024
# 비교 이진 연산자 : = = ! = > < > = < =
nginx_http_requests_total
nginx_http_requests_total > 100
nginx_http_requests_total > 10000
# 논리/집합 이진 연산자 : and 교집합 , or 합집합 , unless 차집합
kube_pod_status_ready
kube_pod_container_resource_requests
kube_pod_status_ready == 1
kube_pod_container_resource_requests > 1
kube_pod_status_ready == 1 or kube_pod_container_resource_requests > 1
kube_pod_status_ready == 1 and kube_pod_container_resource_requests > 1
- Aggregation Operators 집계 연산자 - Link
- sum (calculate sum over dimensions) : 조회된 값들을 모두 더함
- min (select minimum over dimensions) : 조회된 값에서 가장 작은 값을 선택
- max (select maximum over dimensions) : 조회된 값에서 가장 큰 값을 선택
- avg (calculate the average over dimensions) : 조회된 값들의 평균 값을 계산
- group (all values in the resulting vector are 1) : 조회된 값을 모두 ‘1’로 바꿔서 출력
- stddev (calculate population standard deviation over dimensions) : 조회된 값들의 모 표준 편차를 계산
- stdvar (calculate population standard variance over dimensions) : 조회된 값들의 모 표준 분산을 계산
- count (count number of elements in the vector) : 조회된 값들의 갯수를 출력 / 인스턴스 벡터에서만 사용 가능
- count_values (count number of elements with the same value) : 같은 값을 가지는 요소의 갯수를 출력
- bottomk (smallest k elements by sample value) : 조회된 값들 중에 가장 작은 값들 k 개 출력
- topk (largest k elements by sample value) : 조회된 값들 중에 가장 큰 값들 k 개 출력
- quantile (calculate φ-quantile (0 ≤ φ ≤ 1) over dimensions) : 조회된 값들을 사분위로 나눠서 (0 < $ < 1)로 구성하고, $에 해당 하는 요소들을 출력
#
node_memory_Active_bytes
# 출력 값 중 Top 3
topk(3, node_memory_Active_bytes)
# 출력 값 중 하위 3
bottomk(3, node_memory_Active_bytes)
bottomk(3, node_memory_Active_bytes>0)
# node 그룹별: by
node_cpu_seconds_total
node_cpu_seconds_total{mode="user"}
node_cpu_seconds_total{mode="system"}
avg(node_cpu_seconds_total)
avg(node_cpu_seconds_total) by (instance)
avg(node_cpu_seconds_total{mode="user"}) by (instance)
avg(node_cpu_seconds_total{mode="system"}) by (instance)
#
nginx_http_requests_total
sum(nginx_http_requests_total)
sum(nginx_http_requests_total) by (instance)
# 특정 내용 제외하고 출력 : without
nginx_http_requests_total
sum(nginx_http_requests_total) without (instance)
sum(nginx_http_requests_total) without (instance,container,endpoint,job,namespace)
- Time series selectors : Instant/Range vector selectors, Time Durations, Offset modifier, @ modifier - Link
- 인스턴스 벡터 Instant Vector : 시점에 대한 메트릭 값만을 가지는 데이터 타입
- 레인지 벡터 Range Vector : 시간의 구간을 가지는 데이터 타입
- 시간 단위 : ms, s, m(주로 분 사용), h, d, w, y
# 시점 데이터
node_cpu_seconds_total
# 15초 마다 수집하니 아래는 지난 4회차/8회차의 값 출력
node_cpu_seconds_total[1m]
node_cpu_seconds_total[2m]
[ 활용 ]
# 서비스 정보 >> 네임스페이스별 >> cluster_ip 별
kube_service_info
count(kube_service_info)
count(kube_service_info) by (namespace)
count(kube_service_info) by (cluster_ip)
# 컨테이너가 사용 메모리 -> 파드별
container_memory_working_set_bytes
sum(container_memory_working_set_bytes)
sum(container_memory_working_set_bytes) by (pod)
topk(5,sum(container_memory_working_set_bytes) by (pod))
topk(5,sum(container_memory_working_set_bytes) by (pod))/1024/1024

[ 프로메테우스 - 주요 참고자료 ]
7. 그라파나 Grafana
7-1. 그라파나 소개 및 웹 접속
☞ 시각화 도구 : TSDB 데이터를 시각화, 다양한 데이터 형식 지원(메트릭, 로그, 트레이스 등) - Docs , Blog , Toturials
- **Grafana open source software** enables you to query, visualize, alert on, and explore your metrics, logs, and traces wherever they are stored.
- Grafana OSS provides you with tools to turn your time-series database (TSDB) data into insightful graphs and visualizations.
- 그라파나는 시각화 솔루션으로 데이터 자체를 저장하지 않음 → 현재 실습 환경에서는 데이터 소스는 프로메테우스를 사용
Step1. 접속 정보 확인 및 로그인 : 기본 계정 - admin / prom-operator
# 그라파나 버전 확인
kubectl exec -it -n monitoring sts/kube-prometheus-stack-grafana -- grafana cli --version
grafana cli version 11.5.1
# ingress 확인
kubectl get ingress -n monitoring kube-prometheus-stack-grafana
kubectl describe ingress -n monitoring kube-prometheus-stack-grafana
# ingress 도메인으로 웹 접속 : 기본 계정 - admin / prom-operator
echo -e "Grafana Web URL = https://grafana.$MyDomain"
Step2. 우측 상단 : admin 사용자의 개인 설정
Step3. 기본 대시보드 확인

- Search dashboards : 대시보드 검색
- Starred : 즐겨찾기 대시보드
- Dashboards : 대시보드 전체 목록 확인
- Explore : 쿼리 언어 PromQL를 이용해 메트릭 정보를 그래프 형태로 탐색
- Alerting : 경고, 에러 발생 시 사용자에게 경고를 전달
- Connections : 설정, 예) 데이터 소스 설정 등
- Administartor : 사용자, 조직, 플러그인 등 설정
Step4. Connections → Your connections : 스택의 경우 자동으로 프로메테우스를 데이터 소스로 추가해둠 ← 서비스 주소 확인

# 서비스 주소 확인
kubectl get svc,ep -n monitoring kube-prometheus-stack-prometheus
NAME TYPE CLUSTER-IP EXTERNAL-IP PORT(S) AGE
service/kube-prometheus-stack-prometheus ClusterIP 10.100.143.5 <none> 9090/TCP 21m
NAME ENDPOINTS AGE
endpoints/kube-prometheus-stack-prometheus 192.168.2.93:9090 21m

Step5. 해당 데이터 소스 접속 확인
# 테스트용 파드 배포
cat <<EOF | kubectl create -f -
apiVersion: v1
kind: Pod
metadata:
name: netshoot-pod
spec:
containers:
- name: netshoot-pod
image: nicolaka/netshoot
command: ["tail"]
args: ["-f", "/dev/null"]
terminationGracePeriodSeconds: 0
EOF
kubectl get pod netshoot-pod
# 접속 확인
kubectl exec -it netshoot-pod -- nslookup kube-prometheus-stack-prometheus.monitoring
kubectl exec -it netshoot-pod -- curl -s kube-prometheus-stack-prometheus.monitoring:9090/graph -v ; echo
# 삭제
kubectl delete pod netshoot-pod

7-2. Dashboard 사용
[ 기본 대시보드와 공식 대시보드 가져오기 ]
1. 기본 대시보드
- 스택을 통해서 설치된 기본 대시보드 확인 : Dashboards → Browse
- (대략) 분류 : 자원 사용량 - Cluster/POD Resources, 노드 자원 사용량 - Node Exporter, 주요 애플리케이션 - CoreDNS 등
- 확인해보자 - K8S / CR / Cluster, Node Exporter / Use Method / Cluster
- [Kubernetes / Views / Global] Dashboard → New → Import → 15757 력입력 후 Load ⇒ 데이터소스(Prometheus 선택) 후 Import 클릭
- [1 Kubernetes All-in-one Cluster Monitoring KR] Dashboard → New → Import → 17900 입력 후 Load ⇒ 데이터소스(Prometheus 선택) 후 Import 클릭
- 아래 값 출력되게 수정해보자!

☞ TASK1 : 해당 패널에서 Edit → 아래 수정 쿼리 입력 후 Run queries 클릭 → 상단 Save 후 Apply
sum by (node) (irate(node_cpu_seconds_total{mode!~"guest.*|idle|iowait", node="$node"}[5m]))
node_cpu_seconds_total
node_cpu_seconds_total{mode!~"guest.*|idle|iowait"}
avg(node_cpu_seconds_total{mode!~"guest.*|idle|iowait"}) by (node)
avg(node_cpu_seconds_total{mode!~"guest.*|idle|iowait"}) by (instance)
# 수정
sum by (instance) (irate(node_cpu_seconds_total{mode!~"guest.*|idle|iowait", instance="$instance"}[5m]))
# 수정 : 메모리 점유율
(node_memory_MemTotal_bytes{instance="$instance"}-node_memory_MemAvailable_bytes{instance="$instance"})/node_memory_MemTotal_bytes{instance="$instance"}
# 수정 : 디스크 사용률
sum(node_filesystem_size_bytes{instance="$instance"} - node_filesystem_avail_bytes{instance="$instance"}) by (instance) / sum(node_filesystem_size_bytes{instance="$instance"}) by (instance)
☞ TASK2 : 상단 네임스페이스와 파드 정보 필터링 출력되게 수정해보자!

1) 오른쪽 상단 Edit → Settings → Variables 아래 namesapce, pod 값 수정 ⇒ 수정 후 Save dashboard 클릭

2) namespace 경우 : kube_pod_info 로 수정

3) namespace 오른쪽 Showing usages for 클릭 시 → 맨 하단에 pod variable 가 namespace 를 하위 종속관계 확인

☞ TASK3 : POD의 리소스 할당 제한 표기오류 Fix 해 보자!!
- 리소스 할당 제한 패널 edit → Save dashboard
[ CPU 설정 ]
# 기존
sum(kube_pod_container_resource_limits_cpu_cores{pod="$pod"})
# 변경 전 쿼리 시도
kube_pod_container_resource_limits_cpu_cores
kube_pod_container_resource_limits
kube_pod_container_resource_limits{resource="cpu"}
# 변경
sum(kube_pod_container_resource_limits{resource="cpu", pod="$pod"})
[ Memory 설정 ]
# 기존
sum(kube_pod_container_resource_limits_memory_bytes{pod="$pod"})
# 변경
sum(kube_pod_container_resource_limits{resource="memory", pod="$pod"})
- default 네임스페이스에 nginx 파드 정보 확인 : 쿼리 수정 후 바로 적용 안되니, 파드를 선택 후 재선택 하자!!

- [Node Exporter Full] Dashboard → New → Import → 1860 입력 후 Load ⇒ 데이터소스(Prometheus 선택) 후 Import 클릭
- [Node Exporter for Prometheus Dashboard based on 11074] 15172
- kube-state-metrics-v2 가져와보자 : Dashboard ID copied! (13332) 클릭 - 링크
- [kube-state-metrics-v2] Dashboard → New → Import → 13332 입력 후 Load ⇒ 데이터소스(Prometheus 선택) 후 Import 클릭
- [Amazon EKS] AWS CNI Metrics 16032 - 링크
# PodMonitor 배포
cat <<EOF | kubectl create -f -
apiVersion: monitoring.coreos.com/v1
kind: PodMonitor
metadata:
name: aws-cni-metrics
namespace: kube-system
spec:
jobLabel: k8s-app
namespaceSelector:
matchNames:
- kube-system
podMetricsEndpoints:
- interval: 30s
path: /metrics
port: metrics
selector:
matchLabels:
k8s-app: aws-node
EOF
# PodMonitor 확인
kubectl get podmonitor -n kube-system


[ 실행 결과 - 한 눈에 보기 ]



[ NGINX 애플리케이션 모니터링 대시보드 추가 ]
- 그라파나에 12708 대시보드 추가 - Link
[중급] Panel 패널 - Link
☞ 참조 링크 : https://grafana.com/docs/grafana/latest/panels-visualizations/visualizations/
1) 구성 요소 설명
- Graphs & charts
- Time series is the default and main Graph visualization.
- State timeline for state changes over time.
- Status history for periodic state over time.
- Bar chart shows any categorical data.
- Histogram calculates and shows value distribution in a bar chart.
- Heatmap visualizes data in two dimensions, used typically for the magnitude of a phenomenon.
- Pie chart is typically used where proportionality is important.
- Candlestick is typically for financial data where the focus is price/data movement.
- Gauge is the traditional rounded visual showing how far a single metric is from a threshold.
- Stats & numbers
- Misc
- Table is the main and only table visualization.
- Logs is the main visualization for logs.
- Node graph for directed graphs or networks.
- Traces is the main visualization for traces.
- Flame graph is the main visualization for profiling.
- Canvas allows you to explicitly place elements within static and dynamic layouts.
- Geomap helps you visualize geospatial data.
- Widgets
- Dashboard list can list dashboards.
- Alert list can list alerts.
- Text can show markdown and html.
- News can show RSS feeds.
2) 실습 준비 : 신규 대시보스 생성 → 패널 생성(Code 로 변경) → 쿼리 입력 후 Run queries 클릭 후 오른쪽 상단 Apply 클릭 → 대시보드 상단 저장
Step1. Time series : 아래 쿼리 입력 후 오른쪽 입력 → Title(노드별 5분간 CPU 사용 변화율)
node_cpu_seconds_total
rate(node_cpu_seconds_total[5m])
sum(rate(node_cpu_seconds_total[5m]))
sum(rate(node_cpu_seconds_total[5m])) by (instance)
☞ 상단 : 최근 30분, 5초 간격 Auto 쿼리
Step2. Bar chart : Add → Visualization 오른쪽(Bar chart) ⇒ 쿼리 Options : Legend(Auto), Format(Table), Type(Instance) → Title(네임스페이스 별 디플로이먼트 갯수)
kube_deployment_status_replicas_available
count(kube_deployment_status_replicas_available) by (namespace)
Step3. Stat : Add → Visualization 오른쪽(Stat) → Title(nginx 파드 수)
kube_deployment_spec_replicas
kube_deployment_spec_replicas{deployment="nginx"}
# scale out
kubectl scale deployment nginx --replicas 6
Step4. Gauge : Add → Visualization 오른쪽(Gauge) → Title(노드 별 1분간 CPU 사용률)
node_cpu_seconds_total
node_cpu_seconds_total{mode="idle"}
node_cpu_seconds_total{mode="idle"}[1m]
rate(node_cpu_seconds_total{mode="idle"}[1m])
avg(rate(node_cpu_seconds_total{mode="idle"}[1m])) by (instance)
1 - (avg(rate(node_cpu_seconds_total{mode="idle"}[1m])) by (instance))
Step5. Table : Add → Visualization 오른쪽(Table) ⇒ 쿼리 Options : Format(Table), Type(Instance) → Title(노드 OS 정보)
node_os_info
☞ Transform data → Organize fields by name : id_like, instance, name, pretty_name
Step6. 원하는 대로 배치 조정해 보자!!

[ MY Dashboard - customized ]

[ 실습 자원 삭제 ]
1) 삭제 : [운영서버 EC2]에서 원클릭 삭제 진행
# eksctl delete cluster --name $CLUSTER_NAME && aws cloudformation delete-stack --stack-name $CLUSTER_NAME
nohup sh -c "eksctl delete cluster --name $CLUSTER_NAME && aws cloudformation delete-stack --stack-name $CLUSTER_NAME" > delete.log 2>&1 &
# (옵션) 삭제 과정 확인
tail -f delete.log
2) AWS EC2 → 볼륨 : 남아 있는 볼륨(프로메테우스, 그라파나용 PVC/PV로 생성된) 삭제하자!
(옵션) 로깅 삭제 : 위에서 삭제 안 했을 경우 삭제
# EKS Control Plane 로깅(CloudWatch Logs) 비활성화
eksctl utils update-cluster-logging --cluster $CLUSTER_NAME --region $AWS_DEFAULT_REGION --disable-types all --approve
# 로그 그룹 삭제 : 컨트롤 플레인
aws logs delete-log-group --log-group-name /aws/eks/$CLUSTER_NAME/cluster
---
# 로그 그룹 삭제 : 데이터 플레인
aws logs delete-log-group --log-group-name /aws/containerinsights/$CLUSTER_NAME/application
aws logs delete-log-group --log-group-name /aws/containerinsights/$CLUSTER_NAME/dataplane
aws logs delete-log-group --log-group-name /aws/containerinsights/$CLUSTER_NAME/host
aws logs delete-log-group --log-group-name /aws/containerinsights/$CLUSTER_NAME/performance
[ 마무리 ]
이번 시간은 EKS 자원의 관리 중 중요한 한 축인 모니터링 관련 부분을 자세히 볼 수 있었다. 특히, 수집한 데이터를 분석하고 가시화 해주는 오픈 소스 툴인 Prometheus 와 Grafana를 통해 Observability 라는 개념을 더 실제적으로 느껴볼 수 있는 예제들이 있어 좋았던 것 같다. 이해한 것과 별도로 현업에 해당 툴을 이용한 모니터링 및 분석을 적용하기 위해 좀더 많은 연습이 필요하 것이라는 생각이 들고, 최근 비용관련 이슈가 큰 화두가 되고 있어 로그 수집 저장의 최적화를 위한 많은 고민이 필요할 것 같다.
[ 참고 링크 모음 ]
[ 추천 강의 및 교재 ]
[추천 **유료 강의 : 인프런**] 프로메테우스 - 링크 / 그라파나 - 링크
[추천 **책**] 모니터링의 새로운 미래 관측 가능성 - Link
[ Opservability 관련 ]
[Youtube/AWS Korea] Amazon EKS 소개 및 AWS의 Observability 옵션 - 링크
- OpenTelemetry를 활용한 Amazon EKS Observability 구성하기 - Link
[Youtube/Kubecon] Tutorial: Building an Open Source Observability Stack - 링크
[프로메테우스] 공홈 - 링크 & Docs - 링크 & Blog - 링크
[그라파나] 공홈
- 링크 & 그라파나 - 링크 & 로키 - 링크 & Docs - 링크 & Blog - 링크 & Tutorials - 링크
[kubecost] 공홈
- 링크 & Docs - 링크 & Github & Blog - 링크 & Tutorial - 링크
[AWS workshop studio]
- One Observability Workshop - 링크 / Youtube - 링크
[ AWS Blog / Youtube 참고 정보 ]
- Amazon Managed Service for Prometheus 메트릭을 활용해 KEDA로 쿠버네티스 워크로드 오토스케일링하기 - Link
- Amazon Managed Grafana에서 Keycloak SAML 기반 IdP로 사용자 인증하기 - Link
- Amazon EKS에서 관리형 서비스를 활용하여 Spring Boot 애플리케이션 관찰 가능성(Observability) 구성하기 - Link
- Amazon EKS enhances Kubernetes control plane observability - Link
- Monitor EBS Detailed Performance Statistics with Amazon Managed Service for Prometheus - Link
- Enhancing observability with a managed monitoring solution for Amazon EKS - Link
- Enhance Kubernetes Operational Visibility with AWS Chatbot - Link
- Announcing Amazon CloudWatch Container Insights with Enhanced Observability for Amazon EKS on EC2 - Link
- Using Open Source Grafana Operator on your Kubernetes cluster to manage Amazon Managed Grafana - 링크
- Monitoring CoreDNS for DNS throttling issues using AWS Open source monitoring services - 링크
- Integrating Kubecost with Amazon Managed Service for Prometheus - 링크
- Announcing AWS Observability Accelerator to configure comprehensive observability for Amazon EKS - 링크
- Visualizing metrics across Amazon Managed Service for Prometheus workspaces using Amazon Managed Grafana - 링크
- Proactive autoscaling of Kubernetes workloads with KEDA and Amazon CloudWatch - 링크
- Amazon Managed Service for Prometheus is now Generally Available - 링크
- Amazon CloudWatch Insights for Amazon EKS on EC2 using AWS Distro for OpenTelemetry Helm charts - 링크
[추천 정보] EKS AMI에 user data 설정하는 방법
- 링크
'AEWS' 카테고리의 다른 글
| AEWS - 6주차 EKS Security (1) | 2025.03.11 |
|---|---|
| AEWS 5주차 - EKS Autoscaling (0) | 2025.03.08 |
| AEWS 3주차 - EKS Storage, Managed Node Groups (1) | 2025.02.17 |
| AEWS 2주차 - EKS Networking (0) | 2025.02.11 |
| AEWS 1주차 - Amazon EKS 설치 및 기본 사용 (3) | 2025.02.03 |
